Prefácio
Em 1932, um ano depois do seu lançamento na Alemanha, um grupo de iatistas do Iate Clube Brasileiro (Rio de Janeiro), adquiriu e trouxe a planta do veleiro Sharpie 12 m² para o Brasil formando então a primeira flotilha desta classe de veleiros.
Sendo um veleiro muito rápido e estável para a época, para dois tripulantes, com uma inconfundível vela quadrangular e uma área plana ao longo da quilha, uma inovação que os veleiros só vieram a implementar décadas depois, o Sharpie se espalhou rapidamente por vários países, com destaque para a Inglaterra, Austrália, Portugal e Brasil.
A paixão por este veleiro dos anos 30 decorre de um profundo apreço pela sua beleza atemporal e pelo seu desempenho.
Tenho como sonho um dia poder implementar uma iniciativa para preservar o patrimônio marítimo brasileiro para salvaguardar e divulgar este patrimônio enriquecendo a compreensão das pessoas sobre o mundo da vela e dos veleiros.
Esse sonho me levou a, enquanto pesquiso, escrever e disponibilizar este texto sobre um dos meus modelos de veleiro dinghy favorito, o Sharpie 12 m² (Heavyweight Sharpie 12 sqm) e, assim, permitir que pessoas participem com suas histórias, fotografias e informações, afinal, como tudo que é relacionado a história no Brasil, e a vela não é diferente, é difícil encontrar informações ou pessoas dispostas a compartilhá-la.
Por este motivo, pode ser que existam “lacunas” ou algum “equívoco” nesta história, afinal, muitas informações vêm do boca-a-boca, contudo, o exposto são fatos que consegui coletar pesquisando e conversando com diversas pessoas que participaram da história deste veleiro no Brasil e, caso tenha maiores informações que possam ajudar, entre em contato comigo.
Mas “lacunas” e “equívocos” podem ser corrigidos e, detalhista como sou, um dever se impõe de início: selecionar o material pesquisado nas mais variadas fontes, depurar eventuais discrepâncias resultantes de documentos mal elaborados, nem sempre fidedignos, e “enxugar” histórias, retirando-lhes excesso, dúvidas e falsidades comumente encontradas por qualquer um que se disponha a enfrentar a enorme tarefa de elaborar um trabalho de registro histórico… bem, é isso que me propus fazer ao decidir escrever a história desta classe no Brasil.
Este texto será atualizado a medida que novas informações, como disse acima, selecionadas e checadas as fontes, forem aparecendo… então, mesmo que já leu uma vez, volte a cada tanto para checar atualizações.
Espero que goste e, se possível, participe!
Bons ventos!
Max Gorissen (Maximilian Immo Orm Gorissen)
Velejador. Escritor.
Índice

- Prefácio (acima nesta página)
- A origem do Veleiro Sharpie 12 m²
- Características técnicas
- Especificações
- Planos Brasileiros
- Classe Olímpica
- Campeões
- Classificação
- O Inca – BL 6 nas Olimpíadas de Melbourne 1956
- Associações de Classe
- Classes Européias
- Flotilhas e Associações de Sharpie Brasileiras
- A classe Sharpie 12m²
- Sharpies Light Australianos
- Australian Sharpie Sailing Association
- O Sharpie de 32 pés
- A classe Sharpie 12m² Brasileira
- Os primeiros Sharpie brasileiros
- O Sharpie pelo Brasil (ordem alfabética)
- Minas Gerais
- Rio de Janeiro
- Rio Grande do Sul
- São Paulo
- Vitória
- Campeonatos da Classe Sharpie Brasileira de 1944 até 2002 e 2014-2016
- Títulos individuais
- Semana Internacional de Kiel – Alemanha – junho de 1957
- Regatas internacionais na Inglaterra – por Dacio Veiga
- Registro do 50° Campeonato Brasileiro de Sharpie 2014 e Regata de 80 Anos da AVCS – Niterói – RJ
- Registro do 51° Campeonato Brasileiros de Sharpie 2015 – Nova Lima – MG
- Registro do 52° Campeonato Brasileiros de Sharpie 2016 – Guarapiranga – SP
- Títulos por estado
- Títulos por velejador
- Regatas Internacionais com participação Brasileira
- Outras regatas Nacionais (Brasil)
- Veleiros conhecidos
- O Sharpie 12m² brasileiro de fibra de vidro
- Os clubes brasileiros pioneiros e seus Sharpies
- ICB – Iate Clube Brasileiro – RJ
- VDS – Veleiros do Sul – RS
- YCSA – Yacht Club Santo Amaro – SP
- ICRJ – Iate Clube do Rio de Janeiro – RJ
- Estaleiros Brasileiros que construíram Sharpies
- Estaleiro do ICB – Iate Clube Brasileiro – RJ
- Estaleiro Flório Zotarelli – Guarapiranga – SP
- Oficinas na Ilha do Vianna – RJ
- Estaleiro do Iate Golf Clube de Minas Gerais – MG
- Construção Artesanal Amadora
- O Sharpie na mídia
- Vídeos
- Referências e bibliografia
- Agradecimentos
- Links variados
A origem do Veleiro Sharpie 12 m²
No ano de 1924, o Sr.Walter Brauer (1895-1982) e o Sr.Karl Kröger (1902-1963) se conheceram na escola de engenharia de Hamburgo e, um ano depois, à esta amizade se somou o irmão de Karl, o Sr.Hans Kröger (1908-1971).
A amizade resultante duraria até o fim da vida dos três, contudo, o mais importante desta amizade, foi que estes três engenheiros da construção naval decidiram fundar, no ano de 1928, o “Yacht und Bootswerft Gebr. Kröger”, na cidade de Warnemünde, no Mar Báltico.


Em 1930, a “Associação Alemã de Vela” (DSV – Deutscher Seglerverband), decidiu promover um concurso que premiaria um projeto para um novo tipo de barco à vela. O veleiro proposto, deveria ter 12 metros quadrados de área velica, ser fácil e rápido de construir e, se possível, acessível (econômico) a todos.
Quando o convite para a apresentação de propostas foi publicado, os três começaram a trabalhar e acabaram submetendo três projetos à DSV.
Após avaliação da comissão, que analisou os projetos de 34 concorrentes, os três receberam o primeiro prêmio com seu projeto do Sharpie 12 m², o que foi decisivo para o futuro do estaleiro, já que, com a vitória, este se tornou famoso e recebeu, de uma só vez, 8 encomendas da Grã-Bretanha e outras 10 da Alemanha.
O sucesso do modelo foi tamanho que, no final da temporada de 1931, 28 veleiros Sharpie 12 m² já tinham sido registados no DSV e, um total de 39 veleiros Sharpie 12 m² tinham sido exportados para a Grã-Bretanha e Holanda.
Em decorrência desse sucesso, uma dezena de licenças de construção foram emitidas para os países citados, incluindo o Brasil (1932) e a Turquia, que também demonstraram interesse pelo veleiro.
Para se ter uma idéia, o famoso estaleiro Abeking & Rasmussen, apenas entre os anos de 1931 e 1935, construiu cerca de 100 veleiros Sharpie 12 m², dos quais, 45 foram entregues à Holanda, Inglaterra e Irlanda em 1934 e, o restante, foi para a Alemanha, principalmente para a Marinha e a Força Aérea deste último país.
Com cada vez mais veleiros a disposição, durante a Semana de Kiel de 1936, os veleiros Sharpie 12 m² participaram pela primeira vez das regatas que aconteceram na cidade e, nesse mesmo ano, entre 25 a 30 veleiros participaram também da Semana Schlei, no Mar Báltico, em Eslésvico-Holsácia (Schleswig-Holstein), no norte da Alemanha.
Com esses volumes, veio uma redução nos preços, chegando um novo Sharpie 12 m² custar entre 600 e 700 marcos, preço bastante acessível para a época.
A nova classe também foi muito bem recebida pelos jovens velejadores do Alster, em Hamburgo, que, com uma série de novos veleiros, a maioria construídos pelo estaleiro Cäsar Fuhlendorf de Hamburgo, se iniciaram nas regatas.

Planos Sharpie 12 sqm (12 m²).
Assim, com o sucesso e um preço relativamente baixo para a época, os volumes de construção de novos veleiros aumentaram e o Sharpie 12 m² começou a se espalhar pela Europa.
Em 1938, 238 veleiros Sharpie já estavam registrados na Associação Alemã de Vela e se espalhavam pela Áustria, Portugal, Austrália e Brasil.
Em 1939, a classe recebeu status internacional e, na Inglaterra, o “Royal Corinthian Yacht Club” começou a adotar definitivamente o Sharpie, construindo 20 novos veleiros nesse mesmo ano e, com isso, fazendo com que outros clubes ingleses adotassem o Sharpie 12 m², o que levou à formação de uma associação da classe reconhecida pela “Royal Yacht Association”.
Na Holanda, com suas águas interiores representando áreas ideais para velejar o modelo, o desenvolvimento da classe também foi rápido. Por isso, já em 1931, 12 veleiros foram construídos em Loosdrecht e, em 1942, um recorde de 60 veleiros foram lançados à água em Loosdrechtse Plaasen.
Enquanto isso, regatas internacionais eram realizadas em intervalos irregulares na Holanda, Inglaterra, Portugal e Alemanha, sendo, o Troféu do Duque de Connaught de 1939, o evento internacional mais importante da época já que, a taça, foi entregue por um membro da família real.
Então veio a Segunda Guerra Mundial (1 de setembro de 1939 a 2 de setembro de 1945) e, infelizmente, as atividades de construção e navegação na Europa foram interrompidas, contudo, existe registro de que, mesmo durante os anos de guerra, as regatas continuaram a ser disputadas no Alster (afluente direito do rio Elba, no norte da Alemanha) por jovens velejadores que ainda não haviam sido recrutados.
Na Alemanha, depois da guerra, vários veleiros foram confiscados pelos aliados, sendo a região de Hamburgo e as zonas costeiras bastante afetadas por esta ação.
Após o fim da guerra, na Alemanha, inicialmente, não haviam condições de se construir novos veleiros Sharpie 12 m² (aliás, nenhum tipo de veleiro!), o que levou a uma retomada lenta da classe, que somente teve início novamente no Alster e no Einfelder See (um lago em Schleswig-Holstein, Alemanha).
Assim, foi só em 1949 que se tem registro de 6 novos veleiros sendo construídos de “maneira amadora” em Emden e, na República Democrática Alemã (RDA), outros 12 veleiros, que navegavam principalmente no distrito dos lagos de Mecklenburg e nas águas de Berlim.
Para os senhores Walter Brauer, Karl Kröger e Hans Kröger, criadores do Sharpie 12 m², a situação econômica do pós-guerra não foi boa e os três somente conseguiram sobreviver construindo e reformando barcos e botes a remo.
Características técnicas
Como muitas classes de veleiros alemães, o Sharpie 12 m² foi projetado como um cruiser-racer, estável o suficiente para dormir a bordo atracado, já que muitas vezes havia pouco espaço para puxar um barco para terra nos lotados lagos alemães.
Assim, a equipe Kroger-Braur conseguiu dar ao Sharpie 12 m² um casco lindamente eficiente, mais chato, com menos V, uma proa fina com costados verticais e a boca máxima (maximum beam – BMAX) bem na popa. Como muitos Sharpies, o projeto tinha uma área plana ao longo da quilha, uma inovação que os veleiros só vieram a implementar décadas depois.
O Sharpie 12 m² é longo e estreito, medindo 19′ 7″ x 4′ 8″ (5,99 m x 1,43 m) e armado com uma mastreação “Caranguejeira” (Gunter rig) carregando 130 pés quadrados (12 m²) de vela.
Como qualquer barco do estilo Renjolle, um dos segredos dos 12m² é ser muito comprido e de formato esguio, com uma borda baixa e reta. É um dos veleiros dinghy mais longos, com 5,99 m de comprimento, contudo, possui uma boca estreita, de apenas 1,43 m, mais fina do que a maioria dos veleiros contemporâneos e posteriores, como, por exemplo, o 505. No entanto, a linha d’água na proa é bastante reta, o que faz com que sejam extremamente rápidos.
Comumente chamado de Heavy Weight Sharpie, pesando 500 lb (230 kg), diferente de seus “irmãos” Australianos (Australian Light Weight Sharpie que abandonou a classe internacional e é controlada pela Australian 12 Square Metre Yachting Council), a Heavy Weight Sharpie, continua a aderir estritamente às regras e projeto originais da International Class Association.
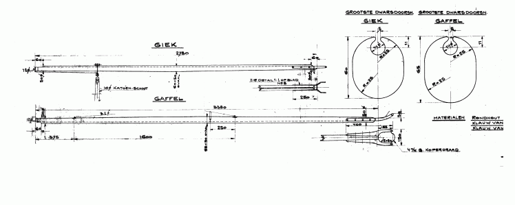
Especificações
- Ano do projeto: 1931
- Período de Produção no Brasil: 1932 até 1982
- Modelo: Sharpie 12m²
- Classe: Classe Monotipo Sharpie 12 m²
- Estaleiros: Vários
- Armação/ Tipo: Caranguejeira (Gunter rig) na vela grande e buja.
- Material do casco: Madeira
- Material do casco no Brasil: Madeira: o fundo e o convés em cedro, as bordas são em peroba-do-campo, a mastreação em pinho (também em spruce ou freijó), com arremetes também em spruce, pinho ou freijó.
- Categoria: Águas interiores/ Dinghy
- Motorização: nenhuma
- Tripulantes: 2 pessoas
- Comprimento: 19,65 pés ou 5,99 m
- Linha d’água: 5,40 m
- Boca: 4,8 pés ou 1,43 m
- Pontal: 0,53 m
- Calado: 0,16 m (sem bolina) e 0,96 m (com bolina arriada)
- Área velica (Mestra e Genoa): 14,92 m²
- Área velica (Balão): N/D
- Deslocamento: 500 lb ou 230 Kg
- Projeto: Karl Kröger, Hans Kröger e Walter Brauer (Yacht und Bootswerft Gebr. Kröger)
- Classe Olímpica: Olimpíadas de 1956 em Melbourne, Australia.
Planos Brasileiros

Armação


Páginas extraídas da revista Yachting Brasileiro No. 70 de agosto de 1950. todos os direitos reservados. Proibida sua reprodução.
Classe Olímpica
Em 1956, nas Olimpíadas de Melbourne, a Australia, como país anfitrião das Olimpíadas, tinha a palavra final na seleção das classes que competiriam. Na época, o Sharpie Australiano, ainda Heavy Weight International, era uma das classes de dinghy mais populares do país, com mais de 400 veleiros competindo ativamente na temporada 1950-51.
Apesar da classe ser dominada pelos holandeses na Europa, o Sharpie foi uma escolha óbvia. Em antecipação à Olimpíada, pelo menos três novos barcos australianos (Tintara, Falcon IV e RSYS) foram construídos para cumprir as Regras Internacionais. Ao todo, participaram 13 veleiros.

O Brasil foi representado pela dupla de gaúchos Alfredo Bercht e Rolf Bercht no veleiro Inca – BL 6, ficando com a 10º colocação em 13 veleiros que competiram.
Campeões
| Jogos Olímpicos/ Ano | Ouro | Prata | Bronze |
|---|---|---|---|
| Melbourne/ 1956 | Nova Zelandia com Peter Mander e Jack Cropp – nome do veleiro: Jest | Australia com Rolly Tasker e John Scott – nome do veleiro: Falcon IV | Inglaterra com Jasper Blackall e Terence Smith – Nome do veleiro: Chuckles |

Após as Olimpíadas de 1956, o Sharpie continuou sendo uma classe popular, mas ficou tecnicamente desatualizado. Assim, um novo modelo de veleiro mais leve (Light Weight) chamado Flying Dutchman, tomou seu lugar na categoria dinghy para duas pessoas na próxima Olimpíada, a de Roma-Itália no ano de 1960.
O Sharpie, desde então, continuou sendo utilizado em alguns países, entre eles, Inglaterra, Austrália, Portugal e Brasil, devido, basicamente, às suas características de veleiro rápido e estável, apesar dos seus 1,43 m de boca.
Classificação
| Classificação | País | Velejadores | Resultado |
|---|---|---|---|
| 1 | NZL | Peter Garth Mander e Jack Cropp (Jest – KZ 2) | 6,086 |
| 2 | AUS | Rolland Leslie Tasker e John Malcolm Scott (Falcon IV – KA 2) | 6,086 |
| 3 | GBR | Jasper Roy Blackall e Terence James George Smith | 4,859 |
| 4 | ITA | Mario Capio e Emilio Massino | 3,928 |
| 5 | RSA | John Allen Sully e Alfred Lewis Evans | 2,917 |
| 6 | GER | Ingo Von Bredow e Rolf Mulka | 2,840 |
| 7 | URS | Boris Ilyin e Aleksandr Chumakov | 2,479 |
| 8 | FRA | Claude Flahault e Roger Tiriau | 2,058 |
| 9 | USA | William Stanley N. Renehan e Eric C. Jr. Olsen | 1,349 |
| 10 | BRA | Rolf Ebling Bercht e Alfredo Jorge Ebling Bercht (Inca – BL 6) | 1,349 |
| 11 | CAN | Archibald F. Cameron e Bill Thomas | 1,225 |
| 12 | GRE | Spyros Bonas e Stelios Bonas | 1,137 |
| 13 | MYA | Park Wing Chow e Khin Pe Gyi | 275 |

O Inca – BL 6 nas Olimpíadas de Melbourne 1956
FONTE: ALFREDO JORGE EBLING BERCHT: O VELEJADOR BRASILEIRO NOS JOGOS OLÍMPICOS DE 1952 E 1956 – Materiales para la Historia del Deporte, n.º 25 (2023): 47-56 e-ISSN: 2340-7166 – 20-12-2023 – Autores: Carolina Fernandes da Silva – Universidade Federal de Santa Catarina, Bruna Letícia de Borba – Universidade Federal de Santa Catarina e Janice Zarpellon Mazo – Universidade Federal do Rio Grande do Sul – https://doi.org/10.20868/mhd.2023.25.4860
… “A Confederação Brasileira de Vela e Motor (CBVM), em 27 de junho de 1956, teve que decidir qual tipo de barco enviaria para as competições nos Jogos Olímpicos (JO) de 1956, visto que não poderia despachar um barco para cada categoria. Esta decisão estava atrelada a determinação do COB que só fosse enviado um barco com no máximo três tripulantes, possivelmente devido valor do transporte e o imposto pago para estes barcos entrarem e saírem do país-sede e o pouco recurso financeiro que a entidade alegava dispor para participar do evento esportivo. De tal modo, a opção foi pelo barco Sharpie (dois tripulantes) e um da classe Finn (um tripulante). A classe Star (dois tripulantes), na qual os competidores que tinham índice para ir aos JO eram cariocas, entrou com recurso, o qual foi publicado na integra pelo Correio da Manhã, jornal do Rio de Janeiro (“Correio da Manhã 1956, 4), visto que estes velejadores ficariam de fora da delegação brasileira. Disputas entre estados ocorridas a nível esportivo, por vezes eram transferidas para discussões internas em órgãos deliberativos dos esportes e publicadas em jornais (Silva, Bataglion e Mazo 2021).
Todavia, em resposta, a CBVM também publicou sua posição no referido jornal do Rio de
Janeiro e manteve a decisão, a qual foi tomada “levando em consideração que os indicados foram os primeiros a dar glórias internacionais ao iatismo brasileiro” (Kastrup 1956, 3). Se por um lado este posicionamento trouxe questionamentos sobre a escolha da classe Sharpie e argumentos em defesa da classe Star como a representante brasileira por outro demonstra uma competição entre os estados do Rio de Janeiro e do Rio Grande do Sul para além do tempo e do espaço em que ocorre a disputa esportiva, identificada anteriormente em outros esportes náuticos por Silva (2015).
Dentre os argumentos dos velejadores da classe Star afirmava-se que o barco Sharpie não tinha as medidas oficiais para a competição (Correio da Manhã 1956, 4). Porém, em sua defesa, a CBVM afirmou que no dia da reunião para definição dos barcos que participariam dos JO, já tinha esta informação e, por isso encomendou um novo barco naquele mesmo dia, segundo o autor da nota (Kastrup 1956). No entanto, a discussão se prolongou e, na sequência foi publicada reportagem na qual Alfredo Bercht afirmou que utilizaria seu próprio barco, o Sharpie Inca e assumia a responsabilidade de este ter o patrão de barco exigido (Heizer 1956, 10). Talvez, esta publicação com a posição da CBVM tenha sido produzida com a intenção de amenizar a disputa argumentativa pela vaga. Outra possibilidade é que, ao perceber que a sua segunda participação nos JO corrigia o risco de não acontecer, o próprio Alfredo tenha disponibilizado o seu barco para garantir sua participação nos JO de 1956.
No mesmo texto, o autor da publicação (Heizer 1956, 10) busca na experiência do velejador os argumentos de apoio à escolha da CBVM eleva os leitores a crer que Alfredo Bercht “leva a grande responsabilidade de bem representar o Brasil na Olimpíada” e acrescenta “Sua experiência e classe de grande e veterano veleiro levam-nos a acreditar que fará sucesso extraordinário nos Jogos Olímpicos de Melbourne” (Heizer 1956, 10). Apesar da polêmica levantada e exposta na imprensa, a decisão da CBVM prevaleceu e Alfredo Bercht viajou para Melbourne juntamente com o Sharpie Inca. Este barco com 35 pés foi o primeiro de uma série barcos de Alfredo Bercht com a mesma denominação, seguindo uma tradição.
Nesta segunda participação nos JO, em 1956, Alfredo Bercht fez dupla com seu irmão, Rolf Bercht, com quem já competia desde a década de 1940. Eles ficaram em 10º lugar na classificação geral (COB 2004), uma posição atrás da edição anterior dos JO. A despeito do desempenho na competição, no retorno para o Brasil outro desafio foi enfrentado por Alfredo Bercht: o seu barco ficou preso na Alfândega, no Rio de Janeiro. Esta ocorrência obteve a atenção dos jornais apenas dois anos após a realização dos JO e o retorno de Alfredo Bercht para o Brasil, quando o barco quase foi a leilão (Jornal dos Sports 1958, 7).
O COB e CBMV foram apontados como os responsáveis por esta situação pela impressa sul-rio-grandense, porém as entidades não assumiram tal responsabilidade, transferindo o encargo do ocorrido uma para a outra (Correio da Manhã 1958, 2-1). O Jornal dos Sports do Rio de Janeiro publicou uma reportagem que trouxe à tona o que estava acontecendo com o barco Inca, de propriedade do velejador e que competiu nos JO, mencionando que este ficou parado na Alfândega se deteriorando e sem manutenção. A mesma reportagem destaca os apelos sem sucesso do velejador aos dois órgãos responsáveis, CBVM e COB, os quais apenas ganharam volume quando o mesmo aconteceu com outro velejador que representou o Brasil no Campeonato Mundial da Classe Snipe, em setembro de 1957, e também teve seu barco retido (Jornal dos Sports 1958, 7). A atenção da imprensa surtiu resultado para a solução do problema quando jornalistas começaram uma investigação e foram buscar mais informações sobre o assunto com o responsável do COB. Os jornalistas descobriram o nome de quem havia perdido os documentos do barco Inca, e identificaram que a razão da retenção do barco foi porque este estava sendo considerado um barco estrangeiro, mesmo tendo como ponto de partida o Brasil. Depois de quatro dias da publicação da primeira reportagem sobre o assunto, o barco foi liberado após uma declaração do cônsul da Austrália (Jornal dos Sports 1958, 7). Assim, Alfredo Bercht se utiliza do poder disciplinar da imprensa para solucionar o aprisionamento do barco. Tal poder se dá pela capacidade de mobilização, uma vez que os jornais não apenas transmitem informações, mas também agem na sociedade a partir dos discursos que expressam ideias e valores formando opiniões e agindo no imaginário social (Barros 2019).
A edição dos JO de 1956 marcara a última participação de Alfredo Berchtno evento, entretanto, ele continuou competindo e foi campeão brasileiro entre os anos de 1961 e 1965, fazendo dupla com Manfred Flöricke pelo Clube Jangadeiros de Porto Alegre e, ainda, participou de uma competição internacional pelo mesmo clube (Carneiro 2004). O velejador disputou competições até a década de 1980 (Flotilha 2022). “… (Fonte descrita acima)
Associações de Classe
Comumente chamado de “Heavy Weight Sharpie”, pesando 500 lb (230 kg), diferente de seus “irmãos” Australianos (a Australian Lightweight Sharpie abandonou a classe internacional e é controlada pela Australian 12 Square Metre Yachting Council), a Heavy Weight Sharpie, continua a aderir estritamente ao projeto e às regras originais da International Class Association.
Classes Européias
Na Europa, existem 4 associações de classe ativas e reconhecidas pela World Sailing (antiga ISAF):
- Inglaterra: http://www.sharpies.org.uk/
- Holanda: http://www.sharpie.nl/
- Alemanha: http://sharpie-kv.de/
- Portugal: http://www.sharpieclub.pt/
Estes países, continuam a realizar Campeonatos Nacionais, Campeonatos Regionais e o Campeonato Europeu, em regime de rotatividade pelos quatro países, Inglaterra, Holanda, Alemanha e Portugal.
Flotilhas e Associações de Sharpie Brasileiras (todas já extintas):

NÚMEROS, LETRAS E EMBLEMAS NAS VELAS (Regra 12 – C.B.V.M.) – A Federação, Metropolitana de Vela e Motor estabeleceu o seguinte: sob o emblema da classe – o prefixo de nacionalidade Brasileira (facultativo) seguido de um espaço, o número de ordem de filiação do clube na Federação, um traço horizontal e no meio, de 0,10 por 0,05, e logo em seguida o número de ordem para todos os sharpies do Brasil será objeto de resolução por parte da Associação.
O emblema da classe é o número doze, cujo tipo de algarismo e medida é o do esquema, com um traço por baixo. O tamanho da letra ou a medida do algarismo fica contido em um retângulo de 0,30 por 0,20 (exceto para o no. 1), sempre espaçado de 0,10. Serão recortados em pano preto e colocados acima da segunda tala, ambos os lados da vela – conforme definido pela Associação Brasileira de Sharpie 12m² em 1946.

- Flotilha de Sharpies do Iate Clube Brasileiro – ano 1932
- Flotilha de Sharpies do Iate Clube do Rio de Janeiro – ano 193?
- Associação dos Veleiros da Classe Sharpie (AVCS) – 4 de agosto de 1934 com Sede no Clube dos Caiçaras-RJ. Entre a década de 40 e 50, haviam 175 veleiros Sharpie 12m² inscritos na AVCS.
- Associação Brasileira de Sharpie 12m² – Clube dos Caiçaras – RJ – 1946 – “Agirá a entidade como orgão técnico e construtivo incrementando a construção dos iates da classe de acordo com as plantas e especificações aprovadas, congregando todos os proprietários, que afinal são os únicos interessados na preservação do monotipo.“
- Associação Paulista da Classe Sharpie (APCS) – 1956 – Nos anos 50 a classe sharpie era uma das mais ativas de São Paulo, porém, até o momento, sem nenhuma disciplina. Ernesto Riebel era um dos mais assíduos sharpistas da represa e, como tal sentiu a necessidade de organizar a classe. Foi a época dourada do sharpie em São Paulo.
- ABCS – Associação Brasileira da Classe Sharpie – 198?

Em março de 1950, a Associação Brasileira de Sharpie, decidiu organizar e padronizar a numeração dos veleiros lançando uma iniciativa para estabelecer os “NÚMEROS, LETRAS E EMBLEMAS NAS VELAS”. A seguir, o texto encaminhado pela Associação às Federações, aos clubes e aos associados de cada estado:
Publicamos abaixo o tipo do todos os algarismos e letras, a fim de facilitar aos fabricantes de velas a marcação dos panos de acordo com regra 15 da I.Y.R.U. e a uniformização da característica da classe.
Os retângulos de 0,20 x 0,30 são divididos em quadrados de 0,05 de lado. O sharpie12 m², uma das poucas classes monotipo internacionais, segue a orientação de numerar seguidamente todos os barcos de cada país precedido do prefixo correspondente.
Aqui no Brasil o critério tem sido outro, cada uma das Federações adotando um diverso, por exemplo a Federação Metropolitana adotou um algarismo designativo do clube a que pertence, seguido do número de ordem do barco no clube, aliás critério este de ordem geral, para todas as classes e que já se modificou em virtude da expansão das Associações de classe, cada uma com critério próprio. Diga-se de passagem, a numeração do Snipe, Star ou Lightning está em desacordo com a regra Internacional, que estabelece um tamanho próprio para “NÚMEROS. LETRAS E EMBLEMAS NAS VELAS”.
Serão submetidas a discussão nas próximas reuniões da nossa Associação duas propostas sobre o assunto.
Primeira: a numeração será seguida, e na ordem em que forem feitos os registros na Associação, dos certificados de medição respectivos.
Segunda: a numeração será em centenas; reservado o algarismo da centena para caracterizar cada uma das Federações, seguido do número de ordem dado a cada barco pela citada Federação.
A Associação Brasileira de Sharpie 12 m² receberá com satisfação a opinião dos interessados, assim como os pedidos de inscrições para organização do fichário de todos os Sharpie do Brasil.

Certificado de Medição do Sharpie 12m² – 1950
A Associação Brasileira de Sharpie 12m², com base nas Regras para a medição do Sharpie 12m², aprovou o seguinte “Formulário do certificado de medição” na sua reunião de 25 de julho de 1950.

A classe Sharpie 12m²
A construção de veleiros da Classe Sharpie 12m² ainda é realizada em pequena escala, geralmente de maneira artesanal, nos países europeus descritos acima.
Apesar de algumas tentativas para construir Sharpies em fibra de vidro, como acontece na Austrália (no Brasil através da iniciativa de Antônio Luís do Rio Apa no ano de 1982 que construiu um casco de fibra de vidro), as várias associações de classe europeias mantêm–se fiéis aos planos originais, que têm de ser rigorosamente seguidos, bem como a qualidade das madeiras utilizadas.
Para se ter uma ideia das restrições, os pesos compensatórios finais não podem exceder 15 kg.
Sharpies Light Australianos
Na Austrália, ao contrário, em vez dos clássicos em madeira, são construídos “Sharpies Light” de fibra de vidro, com mastreação em alumínio pu carbono e velas de materiais exóticos. Nestes, são permitidos um terceiro tripulante e um trapézio e os veleiros são utilizados em regatas altamente competitivas.
A paixão de alguns por esta embarcação é fácil de entender devido ao design clássico elegante, com a sua grande genoa que lhe confere um estilo particular, uma velocidade elevada nas diversas condições de vento e uma sensibilidade de leme extraordinária.

Australian Sharpie Sailing Association
A classe Australian Sharpie Sailing Association é disputada em todos os seis estados da Austrália, bem como em Canberra, onde a frota local veleja como parte da Divisão de Nova Gales do Sul.

- Sul da Austrália (South Australia): Fortes clubes de Sharpie incluem Adelaide, Brighton & Seacliff, Largs Bay e Port Lincoln com grupos menores em áreas como Goolwa, Ceduna, Victor Harbor, Wallaroo e Tumby Bay.
- Austrália Ocidental (Western Australia): Os principais centros de Sharpie no oeste são os clubes Mounts Bay e East Fremantle, com alguns veleiros localizados na cidade rural de Busselton, no Geographe Bay Yacht Club.
- Nova Gales do Sul (New South Wales): Existem flotilhas fortes em Canberra nos clubes YMCA, ANU e Canberra, bem como uma frota forte baseada no Port Kembla Sailing Club em Wollongong.
- Tasmânia: O Sandy Bay Sailing Club em Hobart é o centro da navegação Sharpie para os tasmanianos, com alguns outros veleiros localizados em Cygnett Point.
- Victoria: O Mordialloc Sailing Club, perto de Sandringham, em Port Phillip Bay, é a sede dos Victorian Sharpies, com veleiros que também saem de clubes de Melbourne, como Black Rock, Parkdale e Davey’s Bay. Há também uma grande flotilha rural em Ballarat.
- Queensland: Os clubes de Brisbane, com boa presença de Sharpie, são Royal Queensland, Darling Point, Humpybong e Sandgate, com o Keppel Bay Sailing Club em Yeppoon detendo a flotilha mais forte do país.

O Sharpie de 32 pés

No ano de 1953, o Sharpie 12 m² na Austrália fazia muito sucesso por suas qualidades marinheiras e a beleza de suas linhas. Assim, um velejador e proprietário de sharpie havia vários anos, o Sir Heneage Ogilvie, tendo a necessidade de um veleiro maior para levar seus amigos e com acomodações para pelo menos duas pessoas pernoitarem e se protegerem das intempéries durante as expedições costeiras de final de semana, decidiu utilizar os planos do Sharpie 12 m² original e aumentar seu tamanho.
Após “aumentar” proporcionalmente o veleiro e, tendo conversado com vários estaleiros, que recusaram construir o veleiro, o Sr.Heneage finalmente mostrou os planos para o Sr.John Chamier, da Tormentor Yacht Station, que achou que o veleiro proposto seria muito legal de velejar e, já que o modelo seria experimental, decidiu construir o veleiro de maneira econômica.
Após várias modificações no projeto “aumentado”, perceberam de que não era só aumentar proporcionalmente o projeto original (pense no tamanho descomunal das velas se fosse somente aumentar o projeto) e chegaram a conclusão de que o veleiro deveria ter sua área vélica limitada a um máximo de 30 sq.ft (27 m²) e seu casco aumentado para 32 pés (32ft 9 in), com uma linha d’água de 30 pés, boca de 9 pés, um deslocamento de 3.400 lb, além de 180,7 sq.ft da mestra, 68 sq.ft da buja pequena e 100 sq.ft de buja grande. Para facilitar a comparação, o sharpie 12 m² original possui 19 pés de comprimento, 17 pés de linha d’água, 4 pés de boca e um total de 14,92 m² de área vélica (mestra + buja). O primeiro veleiro recebeu o nome de “Thomas Guy” e, depois deste, vários outros foram construídos, inclusive, com outros tamanhos (menores e maiores).

A classe Sharpie 12m² Brasileira
Os primeiros Sharpie brasileiros
Em 1932, um ano depois do seu lançamento na Alemanha, um iatistas do ICB – Iate Clube Brasileiro (Rio de Janeiro), o Sr. Herman Berghoff, foi buscar na Alemanha a planta do Sharpie 12m² e inicia a construção, no estaleiro do clube, do primeiro Sharpie Brasileiro para ser sorteado em uma rifa. O veleiro, teve um custo na época de 2:500$000 e, sem produção nacional, importaram-se velas da Alemanha. Como acontece normalmente nas rifas, o contemplado da rifa não teve interesse no veleiro e o vende ao Sr. Herman Berghoff que, para efeito de história, passa a ser o proprietário do primeiro Sharpie 12m² construído no Brasil, lançado ao mar em 27 de junho de 1932 batizado com o nome “Forelle“.
Um detalhe interessante é que na época não existiam ainda os prefixos nas velas e ficou acertado dar aos novos veleiros, além da característica da classe, o 12 em ambos os lados do pano da grande, uma das letras do alfabeto em ordem inversa (ninguém na época imaginou de que se pudesse no Brasil produzir mais de 25 veleiros). Assim, o “Forelle”, levou a letra “Z”. O segundo veleiro construído no estaleiro do Clube Brasileiro foi o “Jane“, lançado em 1934 e de propriedade do Sr. H.Johann, que levou a letra “Y”.
Em 1935, mais dois veleiros são lançados no ICB, o “Hans Gildemeister“, com a letra “X” e o “Pirá“, este último de propriedade do Sr. Hoelck e que iniciou o uso de um novo prefixo para a classe pois, na época do seu lançamentos, a então Liga Carioca de Vela e Motor, fundada em 12 de novembro de 1934, resolveu identificá-los dando um primeiro número de identidade do clube a que pertencessem, seguido do algarismo de ordem no respectivo clube… assim, o novo veleiro de nome “Pirá”, deve ter recebido em vez do prefixo “12 U”, o número 12 1-4 (falta confirmar se ), o número 1 sendo atribuído ao ICB – Iate Clube Brasileiro e o 4 ao número do veleiro no clube. Usando esse exemplo, o veleiro “Forelle” deve ter recebido na época o prefixo 12 1-1.
Em 1937 são construídos o “Tip” de Henrique Hoelck e o “IIT“, de Helio Azevedo.
Assim, o ICB – Iate Clube Brasileiro (Rio de Janeiro), formado na época por Armando Leite, Sá Peixoto, Dias Amorim, Ernest Wagner e Kurt Kosser, formaram a primeira flotilha de Sharpie 12m².
A aprovação do Sharpie 12m² no Brasil foi imediata. Sua construção, entretanto, estava submetida à rigidez do regulamento da Classe Sharpie europeu que determinava que cada veleiro só poderia ser construído com os tipos de madeira determinados pelas normas, criou uma série de dificuldades pois a matéria-prima existia apenas na Europa. A Solução para o impasse aconteceu em 1944 com a criação do primeiro monotipo reconhecido brasileiro.
Em 1934 os velejadores do Rio de Janeiro criaram sua Associação, formada no Iate Clube do Rio de Janeiro, e espalhando-se então para São Paulo, Santa Catarina e Rio Grande do Sul.
A expansão permitiu que, em 1938, a Sharpie participasse das comemorações da fundação da CBVM – Confederação Brasileira de Vela e Motor. Foi quando o veleiro participou de duas regatas, uma no rio Guaíba, em Porto Alegre, e outra na represa de Guarapiranga, em São Paulo, competindo ao lado das Classes Star, Snipe e 15 metros.
A Classe contou também com a iniciativa dos gaúchos que, em 1941, desencadearam um movimento com adesões de São Paulo e Santa Catarina, para fundar a Associação Brasileira de Sharpie. Os velejadores do Rio de Janeiro discordaram e reclamaram, na condição de pioneiros, o reconhecimento de sua entidade como sendo de expressão nacional, pois fora criada como órgão precursor por decreto ministerial. Resultado: a Sharpie chegou a somar 12 associações estaduais.
Em 04 de agosto de 1946, a Associação Brasileira de Sharpie 12m² reunia 54 proprietários de veleiros da classe no Brasil e, em 30 de janeiro de 1947, foi eleita a sua primeira diretoria.
No seu auge, entre a década de 40 e 50, a Associação dos Veleiros da Classe Sharpie (AVCS) possuía 175 veleiros inscritos.
Já a partir dos anos 80, a ABCS – Associação Brasileira da Classe Sharpie foi tocada por Antônio Luís do Rio Apa (ex-presidente da FEVERJ) que se manteve a frente da associação até o ano de 2018 (ano de seu falecimento).
Após uma retomada em 2014, foram realizados 3 campeonatos Brasileiros, o último em 2016. Em 2014 foi em Niterói-RJ, em 2015 foi em Nova Lima – MG e em 2016 foi em Guarapiranga-SP.
A princípio, o de 2017 seria em Niterói, havendo ainda a possibilidade de que fosse transferido para Campos dos Goytacazes – RJ.
O Sharpie pelo Brasil
Minas Gerais
Realizou-se a 5 de março de 1950 o lançamento do Sharpie 12m², “Tufão“, totalmente construído nos estaleiros do Iate Golf Clube de Minas Gerais. À noite, realizou-se o “Jantar dos Veleiros”, tendo sido então entregues os prêmios aos vencedores da temporada de 1940. Nessa ocasião, o representante da Casa Masson, Sr. Marques Barreiros, especialmente convidado fez entrega de um relógio “Eterna”, ao Sr. Alfredo Guaraná Menezes, comandante do Sharpie “Vendaval“, vencedor da “Prova Relogio Eterna” (Revista Yachting Brasileiro – No. 67 de maio de 1950)

Artigo na Revista Yachting Brasileiro No. 70 de agosto de 1950 – Pampulha na objetiva – de Chico Fernandes – Todos os direitos reservados – Proibida sua reprodução.
Na Represa de Pampulha, no dia 12 de agosto de 1951, foi realizada a 7ª regata disputando a “Prova Eterna”, que transcorreu de maneira bastante animada, dado o forte vento que soprou. Venceu o Sharpie 12m² “Dana“, que tinha como capitão Edmundo Pinto e como tripulante Péricles Abreu. Em segundo, chegou “Popeye“, com Eric Garser e Eric Kustrich e, em terceiro, “Veloz” com Arnaldo Monteiro e Rodrigues Renaul. A oitava regata estava programada para 19 de agosto.
Rio Grande do Sul
O clube Veleiros do Sul em Porto Alegre, foi um dos grandes incentivadores dos veleiros Sharpie no Rio Grande do Sul.


Em 1945 o Clube dos Jangadeiros já possuía uma flotilha bastante razoável. Eram quarenta e sete barcos, dos quais dez de propriedade do clube, que os colocava à disposição dos associados. Seis eram da classe Sharpie 12m², introduzida em Porto Alegre em meados da década de 30 pelo Veleiros do Sul, que buscava possuir uma flotilha de barcos padronizados com os quais seria possível a realização de competições em moldes internacionais. Foi um passo muito importante para o iatismo do Rio Grande do Sul.
Por essa época, o Jangadeiros, embora com poucas tripulações, já participava regularmente das regatas da Federação de Vela e Motor com barcos da classe Sharpie 12m². Muito jovem ainda, Gastão Altmayer integrava uma das tripulações. Anos mais tarde ele viria a ser destacado velejador, conquistando com o proeiro Rogério Christo o título de campeão brasileiro da classe Sharpie nada menos que quatro vezes consecutivamente (1955, 56, 57 e 58), tendo ainda brilhante participação na classe Snipe e em regatas de barcos de oceano.1
Resultado do Campeonato Individual de Vela do Rio Grande do Sul – 8 e 9 de novembro de 1947 – Artigo e fotos de W. Mueller na Revista Yachting Brasileiro No. 39 de janeiro de 1948. Todos os direitos reservados. Proibida sua reprodução.
Em janeiro de 1948, KASTEPHAN escreveu na secção “Notícias dos centros de yachting” da Revista Yachtning Brasileiro No. 39 (janeiro de 1948) informando que: “A regata interna do Veleiros do Sul para timoneiros de Sharpie 12m² da classe B, que havia sido transferida do dia 14, realizou-se no dia 21 de dezembro de 1947, tendo sido vencida pelo veleiro Typsi, com Joaquim V. Ortenberg e Ervin Bier. O segundo lugar coube ao veleiro Piranha, com Carlos Leipeld (Queijinho) e Werner Koch. Muitos dos novos veleiros não puderam tomar parte nessa regata por vários motivos, salientando-se que a maioria se viu na impossibilidade de usar as suas velas novas e que foram fornecidas pelo fabricante com a esteira e o gurutil mais compridos que o tamanho oficial da retranca e da carangueja. Essas velas estão sendo recortadas aqui (Porto Alegre) e outras pela própria firma fornecedora”.
Na mesma nota, sem título ou referência ao autor, foi informado que: “O presidente da Federação de Vela e Motor do Rio Grande do Sul, o Sr.Oswaldo Link, já iniciou as preliminares para as regatas internacionais que se realizarão em Fevereiro em Porto Alegre. O Sr. Roberto Bromberg, encarregado de organizar a parte técnica, está providenciando para que os 22 Sharpies 12m² necessários para estas regatas estejam medidos e de acordo com a planta. Todos os Sharpies deverão ter as suas velas normais e não as reservas imprestáveis. Tanto velas como escotas e adriças serão revisadas e marcadas para evitar que sejam trocadas de um barco para outro.“
Além disso, na mesma secção, reportou-se que: “No dia 30 de novembro do ano passado (1947), o Veleiros do Sul realizou sua regata denominada VOLTA do JACUHY para Sharpies 12m². Numa bonita manhã com fraco vento NE, partiram os sharpies: Inca, Micróbio, Piranha, Alk, Topsy (Typsi?), Kiko, Acaraú e Carajá. Como se tratava de uma regata de longo curso, para um sharpie levavam os barcos 3 tripulantes em vez de dois. Na volta da Cadeia onde se achava a primeira marca a ser contornada, Topsy navegava na ponta seguido de Micróbio e Inca. Navegando Jacuhy acima, Topsy para fugir à correnteza ficou na margem entregando a posição a Micróbio, que vinha no meio do rio com mais vento. Quando os barcos atingiram a altura do Capão Roberto, desabou violento temporal de SW, que rasgou a vela grande de Micróbio que ainda conservava a ponta. Enquanto substituíam os panos, Inca começou a liderar para pouco depois também rasgar o grande. Vendo Micróbio navegando de novo com outro grande bem rizado e os demais barcos um tanto distanciados, a tripulação do Inca resolveu envergar outra bujarrona no lugar da vela grande. Com estes dois paninhos percorreu o resto do percurso otimamente e passou pela chegada pouco antes do Micróbio e de Piranha, seguido de Topsy. Os demais Sharpies se refugiaram na ilha Grande dos Marinheiros, regressando o Alk as 20 horas no reboque da lancha do Clube. Como o vento não amainasse e não havendo notícias dos demais foi solicitada a lancha do Corpo de Bombeiros que prontamente compareceu e com alguns veleiros a bordo subiu rio acima assestando seus possantes faróis à procura dos barcos. Voltou sem grande demora pois os tripulantes não conheciam os baixios e a visibilidade era nula em consequência da chuva violenta que caia. As 22h30m o vento amainou consideravelmente e o Sr. João Ribeiro Jr. em companhia de mais alguns voluntários saíram em 2 barcos com motor de popa a procura dos 3 barcos que faltavam. Estavam eles refugiados em frente ao Capão Roberto, em casa dum morador da Ilha Grande. Voltaram todos às 2 horas da madrugada de segunda-feira, no reboque daqueles barcos. As tripulações estavam constituídas dos seguintes: INCA, Fredy, Liana e Rolf Bercht, MICROBIO, Karl Rupp, Eberhard, Herzfeld e Hans V. Marees, PIRANHA, Carlos Leipeld e Irmãos Koch e TOPSY, Ervin Bier e J.V. Otenberg“.
Ainda, na mesma, foi informado da aquisição de “15 novos Sharpies – A flotilha do Veleiros do Sul, que tem presentemente mais de 100 unidades, foi enriquecida com 12 Sharpies de 12 metros quadrados, do tipo internacional, construídos em Santa Catarina. O batismo dos novos barcos foi efetuado em comemoração ao 13° aniversário do clube detentor dos prêmios Almirante Saldanha e Marcilio Dias.*“
* A Federação de Vela e Motor do Rio Grande do Sul é possuidora, em título definitivo do bronze “Marcílio Dias”, que foi o primeiro prêmio da prova “Veleiros do Brasil” e é detentora, a título transitório, da taça “Saldanha da Gama”, que conquistara no ano de 1945 na disputa anteriormente realizada na represa da Pampulha. O bronze “Marcílio Dias”, que é um busto do valoroso marinheiro, oferecido pela então Liga de Esportes da Marinha, foi conquistado pelo Rio Grande do Sul ao cabo de 3 vitórias consecutivas e 5 não consecutivas, tendo sido assim preenchidas ao mesmo tempo as duas condições de conquista definitiva. Retirado esse troféu da disputa, a Marinha instituiu a taça “Saldanha da Gama”.
Artigo na Revista Yachting Brasileiro No. 41 de março de 1948 sobre as solenidades e as competições que constituíram a Semana de Vela de Porto Alegre, realizada entre os dias 1 e 8 de fevereiro de 1948 no rio Guaíba.
Em junho de 1948, realizou-se mais uma regata da Classe Sharpie 12m² Internacional na raia do Iate Clube Guaíba, na Praia de Belas. Sob uma leve brisa, rumando de sul a leste, foi dado o tiro de saída as 16 horas e, após duas horas, esta foi a ordem de chegada (interessante todos os nomes iniciados com “T” – vou procurar saber o porque?):
1° Tatuirá, com E.Fuehmeister e R.Fuehmeister;
2° Tauro, com R.Goidanich e E.Rodrigues;
3° Tiarajú, com L.Adasz e H.Hausen;
4° Tibagi, com R.Moura Neto e P.Juhus;
5° Torpedo, com V.Perrone e P.Perrone;
6° Tapuia (desclassificado), com E.Dreyer e C.Schrage;
7° Tamoio (desclassificado), com A.Bitencourt e A.Oliveira.
Dia 7 de dezembro de 1949, durante a oitava festa de aniversário do Clube dos Jangadeiros em Porto Alegre, a associação veleira do arrabalde da Tristeza, passou às mãos dos sócios os Sharpies 12m² (na foto abaixo) da flotilha do clube. Além destes, os Sharpies Weserjolles, rebatizados como barcos da Classe Jangadeiros, foram outra bem sucedida iniciativa em prol da difusão da vela que o clube vinha ajudando.

No dia 15 de janeiro de 1950, foi organizada pelo Veleiros do Sul a “Copa Ulisses Nardim” para “velejadoras” de Sharpie 12m², na Raia do Humaitá. Participaram os veleiros “Acaraú“, com Elisabeth Baumann no timão e Edith Woltmann na proa, o “Inca“, com Liane Bercht no timão e Roserarie Karl na proa, “Typsi“, com Joana Von Ortenberg no timão e Erika Hecktheuer na proa e, “Micróbio“, com Rita Bromberg no timão e Wilma Lemcke na proa. Resultado: 1 – Inca, 2 – Typsi e 3 – Acaraú.


Em 29 de janeiro de 1950, foi realizada a regata de Longo Percurso “Volta do Jacuí”, patrocinada pela FVMRGS e realizada pelo Veleiros do Sul. O longo percurso, mais ou menos de 35 km (se for colocar o percurso em uma linha reta), passa pelas ilhas formadas pela confluência dos rios Jacuí, Caí, dos Sinos e Gravataí. É considerada uma regata árdua por causa, além da distância, da necessidade de vários bordejos e da constante luta contra as correntezas. Doze Sharpie 12m² participaram, sendo 8 barcos do Veleiros do Sul, 3 do Yacht Club Guaíba e 1 do Clube dos Jangadeiros. As 4 primeiras posições ficaram assim: 1° – INCA; 2° – PIRATA, 3° – TATAGIBA e 4° – MICRÓBIO. A segunda classe de barcos a tomor parte nesta prova foi a “Jangadeiro”, com 2 barcos, um do Y. C. Guaíba, que se tornou vencedor, e outro do Clube dos Jangadeiros. A terceira classe participante foi a “Guanabara”, com 2 barcos, ambos pertencentes ao “Veleiros do Sul”, sendo vencedor o “Alcyon” e o segundo colocado, o “Ursula”.
Em matéria da Revista Yachting Brasileiro – No. 69 de julho de 1950:
Prova Initium – Pampulha – 16/04/1950
1º – “Dana” – Edmundo Pinto e M.Pinto
2º – “Rif-Raf” – R. Bull e Jaspe
3º – “Boa Vida” – Caetano Mascarenhas e E.Wister
4° – “Popeye” – Salomon e J.Guimarães
5º – “Tufão” – M.Garios e J.Maria
6.º – Arnaldo e Afranio
Prova Relógio Eterna – 1ª Regata 23-4-50
1º – “Rif-Raf” – R. Bull e Talby
2° – “Dana” – Edmundo Pinto e M. Pinto
3º – “Tufão” – M. Gariss e J.Maria
4º – Arnaldo e Afrânio
5º – “Marreco” – G. Rosa e Afranio
6º – “Boa Vida” – Caetano Mascarenhas e Wister
7º – “Siroco” – G. Brito e Antônio
Prova Iate 30-4-50
1º – “Dana” – Edmundo Pinto e M. Pinto
2º – “Marreco” – Garcia Rosa e P. Lima
3° – “Rif-Raf” – R. Bull e G.Brito
Prova Relógio Eterna – 2ª Regata 14-5-50
1º – “Dana” – Edmundo Pinto e M. Pinto
2° – “Vendaval” – Alfredo Guaraná e Montrezor
3º – “Rif-Raf” – Bull e Talby
4º – “Boa Vista” – Caetano Mascarenhas e Wister
5° – Arnaldo e Afrânio
6° – “Marreco” G. Rosa e G. Brito
“Tufão” desistiu da regata por avaria no leme.
O Clube Veleiros do Sul, realizaram em sua raia oficial no Largo do Humaitá nos dias 7-8 e 21-22 de outubro de 1950, a tradicional regata interna denominada “Copa Yacht Club Argentino”, para Sharpie 12m². Concorreram onze veleiros, em cinco turnos. Venceu Hugo Lemcke, proeiro Charles Baumann, no “Micróbio“. Em segundo Alfredo Bercht e Juca Salvador no “Inca” e em terceiro Erwin Ettrich e Hans Wiesbauer no “Moleque“. Quarto lugar, “Pirata“, com Eberhardt Herzfeldt e Hans J. V. Marées.
Artigo na Revista Yachting Brasileiro No. 73 de novembro de 1950 – A vela em Porto Alegre – Atividades do “Veleiros do Sul” na temporada de 1949-1950 – Texto e fotos: Pirata – Todos os direitos reservados – Proibida sua reprodução.
Novembro de 1950: O “Bronze Amizade”, foi instituído pelas Federações de Santa Catarina e Rio Grande do Sul para disputa alternativa em Florianópolis e Porto Alegre por equipes de quatro Sharpie 12m². Vencido já duas vezes cada Federação, sempre em águas “de casa”, sua quinta competição coincidiu com o Campeonato Brasileiro em Porto Alegre. Levaram os gaúchos a melhor na contagem em conjunto das duas regatas em águas do Guaíba, na sede do Veleiros do Sul, ficando assim o prêmio pela terceira vez transitoriamente na posse da Federação de Vela e Motor do Rio Grande do Sul.
Artigo na Revista Yachting Brasileiro No. 79 de maio de 1951 – A vela no Rio Grande do Sul – 4º ANIVERSÁRIO DOS “FILHOTES” DO CLUBE DOS JANGADEIROS, PORTO ALEGRE – Texto e fotos: Pirata – Todos os direitos reservados – Proibida sua reprodução.
Junho de 1951 – Vela e Motor em Porto Alegre – O ANIVERSÁRIO DO IATE CLUBE GUAIBA – REGATA DE VETERANOS – Os “Veleiros do Sul” realizaram, como todos os anos, no fim da temporada, uma regata, “Veteranos”, que reúne os velejadores sem distinção de capacidade ou méritos especiais, porém, com mais de 36 anos de idade. Este ano competiram somente três barcos da classe Sharpie 12m², que foram “Carajá“, com V.Grinas e B.Richter, “Tipsy” com A.Ruebesam e E.Merckel e “Topsy” com G.Becker e O.Linck, que depois de calmaria estavam satisfeitos de ser anulada a regata.
É de salientar que os guapos esportistas aguentaram muito bem o calor, que, de vez em quando, foi aliviado por um barco de socorro, trazendo Coca-Cola bem gelada etc., até que os implacáveis juízes anularam a competição. – Autor: Pirata
Setembro de 1951 – Belo Horizonte – MG: Seguiram para a Inglaterra, onde pretendem disputar o “Connaught Trophy”, os velejadores de Belo Horizonte, Reginald Bull e Rudolf Salomon. Dependeria isto de conseguirem arrendar um Sharpie 12m². Se o conseguissem, pretenderiam ainda concorrer as regatas programadas para a temporada do “Festival Britânico”.
Artigo na Revista Yachting Brasileiro No. 84 de outubro de 1951 – Yachting em Minas Gerais – ATIVIDADES NA PAMPULHA – Fotos FERNANDO LAVRADOR – Todos os direitos reservados – Proibida sua reprodução.
Rio de Janeiro
Em 1932, um ano depois do seu lançamento na Alemanha, um iatistas do ICB – Iate Clube Brasileiro (Rio de Janeiro), o Sr. Herman Berghoff, foi buscar na Alemanha a planta do Sharpie 12m² e inicia a construção, no estaleiro do clube, do primeiro Sharpie Brasileiro: lançado ao mar em 27 de junho de 1932, o veleiro, de propriedade do Sr. Herman, batizado com o nome “Forelle“.

Em 19342, o Fluminense Yacht Club (atual ICRJ) já contava com diversos departamentos, inclusive o de Barcos a Vela, sob a orientação do dedicado comandante Ayres da Fonseca Costa, que promoveu a aquisição à firma Mestre & Blagé (depois Mesbla) de quatro barcos do tipo Sharpie, para uso dos associados em disputas com outros clubes da Baía de Guanabara.
Esses eventos, se não tinham a conformação de regatas propriamente ditas, representaram o embasamento no clube do ensino da arte de velejar, os primórdios da Escola de Esportes Náuticos (depois EDN).
Como elemento auxiliar à prática da vela de competição, o clube também demarcou, à frente da sua sede, que aos poucos se desenvolvia, a milha náutica (I.609 m), em conformidade com as regras internacionais do esporte da vela.
Em 21 de outubro de 1934, como parte do seu projeto de incrementar o esporte, o clube realizou a primeira regata de barcos a vela, o que motivou o comodoro Arnaldo Guinle a criar a Liga Carioca de Vela e Motor, a ela vinculando o FYC, também filiado, ao final do mesmo ano, à Federação Aquática do Rio de Janeiro.
Páginas extraídas do livro “A História do Iate clube do Rio de Janeiro – Helio Barroso”. Todos os direitos reservados – Proibida sua reprodução.
Novembro de 1947: O veleiro “Papaventos“, comandado por Vitor Demaison, foi o “campeão” da Classe Sharpie 12m² no Campeonato Metropolitano de Vela de 1947 (9 a 30 de novembro de 1947), corrido no Rio de Janeiro. Tendo boa atuação em todas as regatas, ambos veleiros, o “Papaventos” e o “Bounty”, alcançaram contagem igual, porém, na regata de descarte, que serve de desempate, o primeiro conseguiu maior número de pontos, daí a vitória no campeonato. O veleiro Bouty, tripulado por João Pinho Filho e Mauro Pinho Gomes, ficou com a segunda colocação.
A Regata Volta de Paquetá – prova que fecha a Temporada Oficial de Vela de 1947 da F.M.V.M. – teve como vencedor da Classe Sharpie 12m² o veleiro “Papaventos“, timoneado por Fernando Pimentel Duarte e seu proeiro José Heitor Ferraz. Nesta regata, participaram 49 veleiros das classes Star, Guanabara, Carioca, Snipe, Sharpie 12m², Hagen-Sharpie, Cruzeiros e Cruzeiro de Corrida. Em nota na Revista Yachting Brasileiro No. 39 de janeiro de 1948, ficou registrado: “Foi dado o sinal de partida no sábado, às 18,00 horas e 15 minutos, dum alinhamento compreendido entre a Ponta do Morro da Viuva e a Urca, transcorrendo a regata debaixo de grande animação, pela noite até a manha, o que revelou o êxito alcançado, na prova que fecha a Temporada Oficial de Vela de 1947, da F. M. V. M. Resultados: Na Classe Star o vencedor foi Buscapé II, com João José Bracony e Jacy Quintão. Na Classe Sharpie 12m², o vencedor foi Papaventos, com Fernando Pimentel Duarte e José Heitor Ferraz. Na Classe Lightning o vencedor foi Huracan, com Augusto Padua Soares e José Paula Freitas. Na Classe Guanabara, o vencedor foi Itaicis, com Carlos Gondim e Manoel Segadas Viana. Na Classe Snipe, o vencedor foi Pipoca, com Jean Robert Maligo e Geraldo Queiroz Matoso. Na Classe Hagen-Sharpie, o vencedor foi Swallo, com James Swan Junior e Alian Andersen. Na Classe Cruzeiro, o vencedor foi Spray, com Guenther Schaffer e K. H. Boeddener. Na Classe Cruzeiro, o vencedor foi Aileen, com Preben Schmidt e Margareth Schmidt.“
Em 1948, Vicente Janibeli, Sidney Marques Dante, Victor Marinho dos Santos, Wilson Roriz de Melo, Duilho Borato e Serafim Muiños Piñeiro (Almirante) do Iate Clube de Ramos no Rio de Janeiro, colocaram em prática o PLANO AZUL, um sistema “econômico” de construção de barcos pelo próprio estaleiro do Clube de Ramos, de veleiros de classes oficiais brasileiras (Sharpie 12m², Snipe, Lightning, etc) para os associados do clube. Era um plano que até o ano de 1950, já havia construído um veleiro da classe Snipe (o Sete Mares do Sr. Serafin Muiños Piñeiro) e cinco veleiros da classe Sharpie 12m². O trabalho era realizado na base da cooperação (mão de obra) e fiscalização do próprio futuro proprietário do veleiro (o que reduzia o preço final) e incluía a compra de materiais a custo, sem lucro pelo estaleiro. Os participantes do plano, mediante mensalidade, capitalizavam metade do custo total do barco e, quando o Plano atingisse essa metade, o barco era iniciado ficando, o restante do valor, financiado pelo clube e pago pelo proprietário através prestações “suaves”. Como o objetivo era ter o veleiro pronto e navegando, muitas vezes, os proprietários recebiam o veleiro antes de finalizar o pagamento. Igual sistema foi usado para aquisição de velas, equipamentos, carretas, etc, tudo, com o objetivo de construir mais veleiros e incentivar o desenvolvimento da vela e do clube.
Artigo “Campeonato de Vela do Clube de Regatas Guanabara em 18, 21 e 25 de abril de 1948″ – Fotos de J.Reusing Jr. – Revista Yachting Brasileiro No. 43 de maio de 1948 – Todos os direitos reservados – Proibida sua reprodução.

late Clube Brasileiro: – A diretoria em sua última reunião, determinou as seguintes datas, para a disputa Classe Sharpie: 16 de maio, 13 e 27 de junho e 11 de julho de 1948. A classificação será feita pelo mesmo sistema de pontos, adquiridos em 3 regatas. Gastão Fontenelle, que este ano defenderá no campeonato oficial, com o seu veleiro Donald, as cores do I.C.B., tomará parte nas competições internas.
Dois artigos; “GRANDE PUGNA INTERESTADUAL: late Clube Santo Amaro x late Clube Rio de Janeiro” – Reportagem: THALASSA – Fotos: Paulo Muniz e “Rumo a Jurubaiba – A segunda regata-excursão promovida pelo late Clube do Rio de Janeiro” – Foto Hasselman – Revista Yachting Brasileiro No. 45 de julho de 1948- Todos os direitos reservados – Proibida sua reprodução.
A Confederação Brasileiro de Vela e Motor, em sua reunião do dia 21 de outubro de 1948, aprovou o Regulamento para o IV Campeonato Brasileiro de Vela, que se desdobrará em duas partes, uma no Rio de Janeiro, começando no dia 5 de fevereiro do próximo ano (1949) e a outra em São Paulo, na Represa da Guarapiranga, a partir do dia 15 de janeiro de 1949. Haverá campeonatos individuais para as Classes Guanabara, Sharpie 12m², Lightning, Snipe e Iole Olímpica. As regatas de equipe serão corridas em Sharpies 12m². As velas poderão ser tanto nacionais como estrangeiras. As inscrições serão abertas em 23 de dezembro de 1948 e terminarão no dia 10 de janeiro próximo futuro. O Grande Jantar de Confraternizarão dos Veleiros será realizado em São Paulo, havendo no Rio de Janeiro uma reunião de caráter social. Em São Paulo serão entregues os prêmios.
Em março de 1950, a Associação Brasileira de Sharpie do Rio de Janeiro, divulgou seu calendário de regatas para a Temporada 1950 (veja abaixo a esquerda) destacando “Este ano promete ser de grande atividade. Publicamos aqui as datas já aprovadas no calendário da F.M.V.M.“. Também foi apresentada a nova Taça 1o. Timoneiro de posse transitória (veja abaixo a direita) onde seria gravado o nome do timoneiro e do sharpie vencedor e a informação de que “A Confederação Brasileira de Vela e Motor realizará este ano o V Campeonato Brasileiro de Vela e, mais uma vez, o Sharpie foi o escolhido para o Campeonato de Equipe, devendo cada Federação enviar seus iates ou obtê-los por empréstimo. Além disso também está incluído na prova de Campeonato Individual.“


Em junho de 1950, a Associação Brasileira de Sharpie 12m² informou de que já tinha à disposição dos medidores e interessados, os certificados de medição. “Acompanha-os um memorando que orienta e facilita essa tarefa. Chama-se a atenção para as condições em que deverão ser apresentados os barcos a medição. Ei-las: 1) cumpridas as restrições mínimas do boletim n° 1 da F.M.V.M.; 2) nivelar o barco, de acordo com as instruções para conferência e medição propriamente ditas; 3) deve o casco possuir cavernas intermediárias no fundo, constantes da planta (aqui no Rio, grande maioria dos Sharpie não observaram esta restrição que foi obrigatória e objeto de correspondência da British 12 sq. Metre Association; 4) ter uma balança para verificação do peso mínimo de 320 kg pesado o barco completo, menos o equipamento de dois remos, âncora e cabo de amarração. Quando não for atingido este mínimo, será colocado lastro em lugar apropriado. A questão do lastro adicional deverá ser resolvida na próxima assembleia da Associação. Solicitamos às Federações que nos enviem o nome dos medidores oficiais de Sharpie para registro e correspondência. No Rio de Janeiro, o medidor oficial registrado Sr. Angenor Cunha – Tel. 49-2539. Em Niterói está registrado o Sr. Werner Balzuweit: R. Moreira Cesar 191 – Icaraí – Tel. 2-2643.”
Ainda em junho de 1950, os associados da Associação Brasileira de Sharpie 12m² do Rio de Janeiro, foram convocados para uma reunião no dia 25 de julho, às 17 horas, na AV. Nilo Peçanha, 155, sede, 7º, sala 716, para a discussão dos seguintes assuntos: 1) Numeração nas velas; 2) Lastro adicional; 3) Equipamento obrigatório durante a regata; 4) recomendação de uma espessura mínima de 12 mm no taboado e outros de interesse da classe.
Para o mês de agosto de 1950, a Federação Metropolitana de Vela e Motor organizou o seguinte calendário para a Classe Sharpie 12m² do Rio de Janeiro:
Dias 5 e 6: Taça Cruzeiro cujo percurso compreende o contorno das ilhas do Pai, Rasa e Cagarras, que mede aproximadamente 32 milhas.
Dia 6: Taça Caiçaras, na Lagoa;
Dia 13: Taça Clube Naval, na Lagoa
Dia 19: Taça Almirante Aché, na Lagoa (1ª regata da série);
Dia 20: Taça Almirante Aché, na Lagoa (2ª regata da série) e Taça Rômulo d’Alessandro Jr., na Lagoa (1ª regata)
Dia 27: Taça Rômulo d’Alessandro Jr., na Lagoa (2ª regata) – a 3ª regata será disputada em setembro;

A temporada de vela no Rio Grande do Sul-Porto Alegre de 1950 teve início a 15 de outubro. Como se sabe, o clima bastante rigoroso da região sul do país não permite a prática de esportes aquáticos no inverno. O local designado pela Federação de Vela e Motor do Rio Grande do Sul foi a raia dos Jangadeiros. Na classe Sharpie 12m², categoria “A” venceu “Moleque“, do Veleiros do Sul, tripulado por Hans Wisbauer e Erwin Ettrich. Em segundo lugar classificou-se “Inca”, com Alfredo Bercht e José Salvador, filiados ao clube acima. Na categoria “B”, venceu “Acaraú” com Bruno Richter e Erwino Kappel, seguindo-se “Tatagipe“, com Luís Szabo Filho e Jorge Romero, do Iate Clube Guaíba.
Três artigos na Revista Yachting Brasileiro No. 74 de dezembro de 1950 – 1) Regatas Nacionais no Guaíba – V Campeonato Individual e V Campeonato de Equipes – Texto e fotos: Hans J. V. Marees – 2) Campeonato Individual do Rio Grande do Sul – Texto e fotos: Pirata – 3) XI Prova “Veleiros do Brasil” – 3ª da Taça Saldanha da Gama – Porto Alegre – Largo do Humaitá, ao tempo do 5° Campeonato Brasileiro de Sharpie 12m² – Todos os direitos reservados – Proibida sua reprodução.
O Campeonato Carioca de Vela de 1950, promovido pela Federação Metropolitana de Vela e Motor, finalizado a 8 de dezembro de 1950, apresentou o seguinte resultado nas provas por equipe corridas em Sharpie 12m²: Iate Clube do Rio de Janeiro empatado em primeiro lugar com o Carioca late Clube (contagem de 36,25 pontos) e, na Classe Sharpie 12m² individual, com 5 veleiros, 1° «Inca» L.Buckup do Iate Clube do Rio de Janeiro; 2° «Corsair» com Werner Balzuwelt do Iate Clube Brasileiro e 3° «Athos» com Alvaro Paes Garrido do Carioca Iate Clube.

Dando início à temporada náutica de 1951, foram disputadas as provas: “Copa Barlavento” e a “Taça Iate Clube de Santo Amaro”, respectivamente em Star e em Sharpie 12m², entre equipes do Iate Clube do Rio de Janeiro (ICRJ) e do Iate Clube Santo Amaro (YCSA). As duas provas foram realizadas nos dias 6 e 7 de janeiro ultimo. Resultados: “Copa Barlavento” – Star: 1° “Zip”, do ICRJ, com Cid Nascimento e Sacy; 2° “Cacique”, do YCSA, com Putz e Roberto Rosa e 3° “Butango”, do YCSA, com Berta e Samy – “Taça Iate Clube Santo Amaro” – Sharpie 12m²: 1° “Buscapé“, do ICRJ, com Touzinho e Carioca; 2° “Piririca“, do YCSA, com Roberto e Santos. A classificação final foi a seguinte: 1° Iate Clube do Rio de Janeiro com 45,5 pontos contra 41,5 do Iate Clube Santo Amaro.
O TROFEU RENE DESLANDES 1951 (Abril), instituído pelo Secretário do jornal “A Manhã”, foi conquistado por Heitor Teixeira e Antonio Gomes, tripulando o Sharpie 12m² “Rajada“, em regata promovida pelo Iate Clube de Ramos. O segundo foi “Dumbo” com Newton C.Ribeiro e Edson Mello e em terceiro classificou-se “Tifoon“, tripulado por Sidney M. Dantas e Washington C. Ribas.
O CLUBE DE REGATAS E NATAÇÃO DA PENHA é o nome do clube de vela, recém-fundado no subúrbio carioca que lhe dá o nome. A 18 de março de 1951, com a colaboração do Carioca Iate Clube e do Iate Clube de Ramos, foi realizada a primeira competição náutica a que deram o nome de “Marcilio Dias”. Venceu-a “Soluço” da classe Sharpie 12m² tripulado por Edison Mello e Eurico Teixeira, chegando em segundo lugar “Gegeco” com Heitor Teixeira e Guaracy e, em terceiro, “Athos” com Alvaro Paes Garrido e Oswaldo M. Coelho, todos do Iate Clube de Ramos.
V Campeonato Brasileiro de Vela (Rio de Janeiro e São Paulo) – Com as dificuldades e imperfeições, quase inevitáveis em torneio de semelhante magnitude, e ainda sem a participação dos velejadores do norte do país, encerraram-se em março de 1951, as provas do V Campeonato Brasileiro de Vela, começadas em novembro de 1950, águas do Guaíba, Porto Alegre, continuadas na baia de Guanabara, Rio de Janeiro, e terminadas na represa do Guarapiranga, São Paulo.
Sobre o CAMPEONATO DE EQUIPES, PAULO BUCKUP escreveu para a Revista Yachting Brasileiro No. 79 de maio de 1951: “São Paulo ganhou, na raia do Carioca Iate Clube, em 27 e 28 de março, o Campeonato Brasileiro de Equipes, em barcos Sharpie 12m², gentilmente cedidos por aquele clube. Sagrou-se vencedora, após renhida luta, a valorosa equipe composta pelos veleiros: Paul F. Buckup – Duilio Fornasaro; Wolfgang Richter – Francisco Isoldi; Geoberto dos Santos – Mario Rubens Montenegro; Wolfgang Dick – Lino dos Santos; que terminou as regatas com 6 pontos de vantagem sobre a equipe da Federação Metropolitana. O feito dos paulistas merece uma consideração especiai diante do fato de ter essa regata de ser disputada numa raia pouco recomendável para uma competição de tal importância, pois, além de não dispor a sede do clube da praia de Ramos de instalações adequadas para receber delegações numerosas vindas de lugares distantes, a própria raia, com seus ventos instáveis e fortíssimas correntezas, coloca qualquer competidor de fora, automaticamente em desvantagem frente aos velejadores locais, acostumados às condições singulares dessa parte da Guanabara. Foi unicamente graças á extraordinária perícia e tenacidade dos campeões paulistas que, desta vez uma turma visitante pôde vencer todas essas dificuldades. Como representante dos paulistas na Comissão de Juízes figurou a Senhora Maria Cecilia Ferreira da Rosa, conhecida iatista do Clube de Campo em São Paulo. Competência ligada à graça feminina, conquistaram a simpatia dos presentes. Contra o Paulista Buckup foi apresentado um protesto na primeira regata, que, todavia, devidamente julgado pela Comissão, dos Juízes, foi rejeitado unanimente. A equipe da Federação do Rio Grande do Sul, embora presente, desistiu de participar.“
29 de junho de 1951 – Regata do XIV Congresso Nacional de Estudantes (Participaram as classes Star, Guanabara, Carioca, Lightning, Sharpie 12m² e Snipe) com as regatas patrocinadas pela União Nacional de Estudantes e de que foram Comissão de Regatas: Augusto Ferreira da Costa e Manoel Guimarães.
Um domingo perfeito, azul com brisa suave. Dos clubes de Botafogo: o Iate Clube do Rio de Janeiro e o Clube de Regatas Guanabara; e dos mais distantes: do Saco de São Francisco, o Iate Clube Brasileiro e da praia de Ramos, o Carioca late Clube; largaram os 44 barcos das várias classes que concorriam às provas comemorativas do 14° Congresso Nacional de Estudantes, instalado justamente no prédio do antigo Clube Germânia, à praia do Flamengo, ao largo de cujas areias e avenida, esteve apoitado o triângulo de boias da regata.
Resultados da Classe Sharpie 12m² com 6 concorrentes: 1° “Soluço“, com Edson Mello do C.I.C.; 2° “Inca“, com Fernando Caldas do I.C.R.J. e 3° “Ressaca“, com Carlos Vianna do I.C.B..
VI Campeonato de vela de 1951 para as classes Star, Guanabara, Carioca, Lightning, Sharpie 12m² e Snipe – Datas: 24 e 30 de junho e 1° e 8 de julho de 1951 – Iate Clube do Rio de Janeiro.
Este campeonato interno foi corrido no triângulo de boias diante da praia do Flamengo, contando-se as três melhores regatas para cada barco. A última regata, com um vento força 6, forçou a desistência de 20 dos 28 barcos presentes. Inscrições de 17 Stars, 4 Guanabaras, 8 Cariocas, 7 Lightnings, 5 Sharpies 12m² e 5 Snipes.
Resultados da Classe Sharpie 12m²: 1° Fernando Caldas Junior, 2° Denis Limborsch, 3° Arthur Rothwell, 4° Nelson Hamilton e 5° Carlos Oliveiro.
Nos meses de junho e julho de 1951, o Carioca Iate Clube realizou na enseada de Ramos o seu Campeonato Interno de 1951, para os barcos das classes Guanabara e Sharpie 12m².
Na classe Guanabara sagrou-se vencedor Anibal Petersen Jr. no barco “Meu e Teu”, chegando em segundo e terceiro respectivamente , “Rebelde” com Carlos Novaes Leite e “Poraquê”, com Jethro Prado. Na classe Sharpie 12m², o resultado foi o seguinte: 1° “Soluço”, com Edson Mello e 2° “Guapy“, com C.Garrido. Estão, portanto, classificados os barcos “Meu e Teu” e “Soluço” para concorrerem ao título de Supercampeão de 1951 do Carioca Iate Clube.
Para esta série há a “Taça Leônia Velzi”, cuja miniatura será dada ao vencedor das provas e cuja instituição se deve ao Comodoro do clube, Sr. Giuseppe Velzi. Ficará de posse definitiva da taça o timoneiro que conseguir o título de “Supercampeão” três anos consecutivos ou cinco alternados.
Foi realizada a 23 de setembro de 1951 uma Regata Interclubes, cujos resultados da Classe Sharpie 12m²: Venceu “Tipiti“, com C. Viana, do ICB, tendo em segundo “Athos“, de A. Garrido, do ICR e, em terceiro, “Pinah“, de Dácio Veiga, do ICRJ.
Extraído da Revista Yachting Brasileiro No. 84 de outubro de 1951
Na Lagoa Rodrigo de Freitas:
A Taça Lemo Sbasto, instituída pelo Clube dos Caiçaras com o objetivo de preparar as equipes femininas que participariam dos “Jogos da Primavera de 1952”, apresentou os seguintes resultados: 1° “Bliss“, com Sheila Causer e as proeiras Margret Schmidt (2 regatas) e Judith Guaraná (1 regata); 2° “Marocha“, com Nely di Franco e Léa Mota Fernandez; 3° “Shark“, com Rosa Russo e Célia D’Orsi. Participaram seis Sharpies 12m².
Terminou a 26 de agosto de 1951 o Campeonato de Sharpie 12m² promovido pelo Clube dos Caiçaras. Venceu Dácio Veiga no “Shark“. Como tripulantes: na primeira regata, sua filha Eliana; Hans Strattner, na segunda, e Edson Prado Lopes, na terceira.
A Taça Clube Naval, incluída no calendário da Federação Metropolitana de Vela e Motor, foi vencida pelo Clube Naval. Dela participaram Sharpie 12m² de vários clubes.
Na Baía de Guanabara:
O Carioca Iate clube realizou, a 9 de setembro de 1951, sua grande regata anual interclubes para barcos das Classes Guanabara, Star, Lightning, Sharpie 12m², Hagen-Sharpie e Snipe, em disputa da “Taça F. A. B.” (Força Aérea Brasileira). Esta prova instituída há quatro anos em homenagem à nossa aviação militar é talvez a maior de quantas se disputam em águas da Guanabara, pois já tem reunido numero superior a 100 embarcações. Este ano, seu percurso foi encurtado um pouco para que, em condições normais de vento, pudessem todos os barcos terminar a prova dentro de um período delimitado entre a partida (7 horas da manhã) e o cair da tarde, caberiam às tripulações medalhas de ouro, prata e bronze.
Na Classe Sharpie 12m²: 1° “Garoa” (I.C.R.J.) com Jorge Santos Basílio e Pedro Basílio; 2° “Gegéco” (C.I.C.) com Heitor Teixeira e Eurico Teixeira Filho; 3° “Soluço” (C.I.C.) com Edison Mello e Guaracy Carvalhal.
Inscreveram-se 55 barcos de todas as classes, a saber: Iate Clube do Rio de Janeiro: 22; Carioca Iate Clube: 17; Iate Clube Brasileiro: 9; Iate Clube de Ramos: 4; Escola Naval: 2 e Clube dos Caiçaras: 1 apenas. O Iate Clube do Rio de Janeiro, vencedor pela 5° vez, ficou definitivamente de posse da taça.
6a. Regata da Escola Naval – 30/09/1951 – A GRANDE FESTA DA VELA METROPOLITANA COM 94 BARCOS EM REGATA

Com o início da regata da 6a. Regata da Escola Naval marcada para às 13:35 hs de 30 de setembro de 1951, houve um retardamento de 15 minutos para a partida das várias provas, realizadas segundo as novas regras da Confederação Brasileira de Vela e Motor.
Os percursos eram em número de quatro, demarcados por boias numeradas de 0 a 5, inclusive. As boias 0 a 1 compunham a linha de partida e estavam localizadas na ponta leste da ilha de Villegaignon, próximas ao farolete; a boia 2, a meio do alinhamento: ilha da Laje-Pedra do Flamengo; a boia 3, a meio do alinhamento, Ponta de Santa Cruz-Ponta de Gragoatá, boia 4 era a própria boia do cabo submarino, localizada junto à ponta de Gragoatá; e a boia 5 era também a do cabo submarino, colocada junto à Ponta do Calabouço.
A regata obteve um recorde de participação efetiva, com 94 barcos das classes dinghy: Snipe, Sharpie 12m², Hagen-Sharpie, Lightning, Star, Carioca e Guanabara. Se não fosse o tempo feio, seguramente, teriam participado mais de uma centena de concorrentes.
Na Classe Sharpie 12m², venceram: 1° “Athos“, com Alvaro Paes Garrido, 2° “Intrépido“, com Gilberto Santos e 3° “Tipiti“, com Serner Balzenaite.

Matéria “Brasileiro de Sharpie – Garra: A marca de uma classe” – Revista Vela e Motor – Ano II – No 24 – março de 1979. todos os direitos reservados. Proibida sua reprodução.
Matéria “Os Brasileiros de Sharpie e Pinguin” – Revista Vela e Motor – Ano V – No 52 – julho de 1981. Todos os direitos reservados. Proibida sua reprodução.

Recorte de jornal (sem data e/ou nome do jornal) relatando as regatas do XX Campeonato Brasileiro da Classe Sharpie disputado na raia do Iate Clube de Ramos – RJ, entre outras regadas da época.
XXVI Campeonato Brasileiro da Classe Sharpie de 1981 – Iate Clube de Ramos – RJ

Durante o XXVI Campeonato Brasileiro de Sharpie realizado na raia do Iate Clube de Ramos – RJ, participaram 18 veleiros dos 46 veleiros cadastrados na época em todo o país.
Sagrou-se campeão o veleiro Mete Bronca com Djalma e João Bosco Brandão.
Em segundo lugar ficou o veleiro Marília II, com Luíz Ricardo de Almeida e Alzir de Freitas.
Veja ao lado a classificação, infelizmente, sem o nome dos veleiros.
Santa Catarina
Em 19 de outubro de 1948, foi realizada as 10 horas, a abertura da temporada de vela em Florianópolis com uma regata de Equipes entre o Iate Clube, Veleiros da Ilha e Coqueiros Praia Clube, tendo vencido a competição os Veleiros da Ilha. As 14h 30m deu-se início a regata para Lightnings e Sharpie 12m², que deu o seguinte resultado: Classe Lightning: 1º lugar, Pinduca, Roberto C.Souza, patrão; 2° lugar, Silvia, Nazareno Simas, patrão; 3° lugar, Eolo, A.Nicolich da Silva, patrão. Classe Sharpie 12m²: 1° lugar, Nelson Spoganitz; 2° lugar, Leiz Faria; 3º lugar, Viriato Leal. À cerimônia de abertura e ao início das provas assistiram o Sr. Almirante Alves Antão Barata, Comte. do 5.º Distrito Naval, e que foi homenageado nessa regata, tendo oferecido mais um troféu para ser disputado entre os Clubes em 3 regatas consecutivas ou 5 alternadas.
Em matéria da Revista Yachting Brasileiro – No. 69 de julho de 1950:
“O Iate Clube de Florianópolis encerrou a temporada oficial de 1949/50, fazendo correr uma regata interna em barcos da classe “Sharpie”, em disputa da “Copa das Américas”, troféu oferecido há alguns anos pelos observadores navais norte-americanos.
A regata, por falta absoluta de vento no período da manhã, foi adiada para as 13 horas, tendo comparecido à mesma todos os concorrentes inscritos, em número de cinco.
O vento a princípio moderado aumentando depois da primeira volta, sem, no entanto, tornar-se muito forte.
A primeira volta do percurso foi completada tendo a frente o barco “Gavião”, sob o timão de seu proprietário Nelson Spoganicz, seguido de perto pelo “Bruma” com Armando Sabino ao leme e pelo “Taubaté”, com Nazareno Simas.
Já na próxima marca “Bruma” passou a pontear a regata, com “Gavião” em segundo e “Taubaté” em terceiro, posição que se modificou a seguir com “Taubaté” em 2º lugar.
No final da 2ª volta o duelo foi emocionante tendo Nazareno conseguido liderar a regata, posição que perdeu a seguir para Sabino, que conseguiu liderar a prova até a linha de chegada.
O resultado final foi o seguinte:
1º – “Bruma” – Armando Sabino e Dr. Felix Schaefer;
2° – “Taubaté” – Nazareno Simas e Osni Raffs;
3º – “Gavião” – Nelson Spoganicz e Sebastião Bonassis;
4° – “Itagiba” – Delson Valente e Iron Campos;
5° – “Cayrú” – Roberto Costa Souza e Erico Straetz.”
Sendo o Sharpie 12m² um dos veleiros mais fabricados no Brasil entre os anos 1930 e 1960, a classe Sharpie foi muito ativa no sul do Brasil, principalmente no clube Veleiros do Sul. No ano de 1967, parte da flotilha de Sharpie do VDS se deslocou por caminhão para participar do Campeonato Brasileiro em Florianópolis.

São Paulo
Artigo “Yachting Brasileiro em São Paulo” – Fotos de J.Reusing Jr. – Revista Yachting Brasileiro No. 43 de maio de 1948- Todos os direitos reservados – Proibida sua reprodução.
Após intervalo devido ao Jogos Olímpicos de Verão de 1948 (1948 Summer Olympics), conhecidos oficialmente como Jogos da XIV Olimpíada e realizados pela segunda vez em Londres de 29 de julho a 14 de agosto, doze anos depois da última edição devido à Segunda Guerra Mundial, a FPVM reiniciou as regatas interclubes na represa de Guarapiranga.
No Sábado e domingo, 26 e 27 de junho, a FPVM realizou duas regatas da série B (aberta apenas aos comandantes da “segunda linha”) nas classes Sharpie 12m² e Iole Olímpica. Com a saída em frente do SPYC, apresentaram-se cerca de 30 veleiros no conjunto das duas classes. O vento leve do quadrante norte, fez com que cada disputa terminasse já após a primeira volta, cabendo aos representantes do YCSA a absoluta vitória destas duas provas. O resultado da primeira regata foi o seguinte: Klaus Susenmihl, primeiro colocado na Sharpie 12m² e, Reimar Koch, o vencedor na Iole Olímpica. A segunda regata foi vencida por Edgar A.Bromberg na classe Sharpie 12m² e, novamente, Reimar Koch na classe Iole Olímpica.
No dia 30 de junho, uma quarta-feira, disputando o Troféu Ernesto de Fiore, três classes de veleiros participaram, sendo eles: 20m.2 (V), Sharpie 12m² e Iole Olímpica. Muito concorrida, a competição contou com aproximadamente 45 veleiros e teve início as 11 horas da manhã, acompanhada de um vento forte do quadrante sul. Coube ao YCSA novamente a vitória depois de uma regata de mais de duas horas, sagrando-se vencedor: Joaquim Roderbourg na classe Iole Olímpica, Harold von Sydow na classe Sharpie 12m² e Wolfgang Richter na classe de vinte metros.
CAMPEONATO PAULISTA – GUARAPIRANGA: Realizaram-se nos dias 2 e 3 de outubro de 1948 as regatas finais do “Campeonato Equipe de Sharpies 1948”, disputado entre os clubes Yacht Club Paulista, Yacht Club Santo Amaro, Yacht Club Itaupú e Clube de Campo de S. Paulo – Disputaram a finalíssima o Yacht Club Santo Amaro e o Yacht Club Itaupu, vencendo o primeiro pela contagem de 22,25 pontos contra 20,25. As equipes foram comandadas pelos seguintes: W. Richter, H.V.Sydow, K.Susemmihl pelo YCSA e L.Buckup, R.Scalini e P.Buckup pelo YCI.
Em Santos, Aracati venceu a 7ª regata do campeonato de 1948, realizada no mês de outubro. Compareceram 11 Sharpies, dando assim prova do grande incremento que vem tendo a vela santista. Logo após a largada, dada com vento em popa de força 2-3, tomaram a dianteira Aracati, Corsário e Viking, seguidos na ordem por Albatroz e Pinguim, Marajó, Guarú, Ciclone, Vatapá, Zephir e, por ultimo, Irani, que saiu muito atrasado. A colocação final foi a seguinte: 1° Aracati, comandante José Buchele e proeiro Fernando Catunda. 2.° Viking, comandante Wladimir Gomes e proeiro Léo Imperatore; 3° Albatroz II; 4° Pinguim; 5º Marajó; 6° Guaru; 7° Zephir; 8º Corsário; 9° Vatapá; 10º Irani e 11º Ciclone.
A Confederação Brasileira de Vela e Motor, em sua reunião de 21 de outubro de 1948, aprovou o Regulamento para o IV Campeonato Brasileiro de Vela, que foi desdobrado em duas partes, uma no Rio de Janeiro, começando no dia 5 de fevereiro de 1949, e a outra em São Paulo, na Represa da Guarapiranga, a partir do dia 15 de fevereiro de 1949. Com campeonatos individuais para as Classes Guanabara, Sharpie 12m², Lightning, Snipe e Iole Olímpica, as regatas em equipe ficaram restritas aos Sharpies 12m². Também foi determinado o uso de velas tanto nacionais quanto estrangeiras. O Grande Jantar de Confraternização dos Veleiros e entrega de prêmios foi realizado em São Paulo, havendo no Rio de Janeiro, uma reunião de caracter social.

Em outubro de 1948, a Federação Paulista de Vela e Motor fez realizar, na temporada de 1948, que se está findando, quatro regatas “Série B” e patrocinou ainda duas regatas para veleiros da mesma categoria, promovidas pelo Clube de Campo de São Paulo.

Para estas duas regatas o CCSP ofereceu prêmios. A Federação premiou os primeiros colocados na pontuação das três melhores regatas da série de quatro. Foi objetivo da Federação ao organizar o torneio, que denominou “Série B”, fazer com que essas provas, incluindo as duas provas Clube de Campo, servissem para selecionar os melhores veleiros da categoria “B”, que são os “novos”, passando-os para a categoria “A”, isto é, para a classe dos “veteranos”. Para essa última seleção o critério seria a soma dos pontos das melhores cinco regatas da série de seis.
As regatas foram corridas, como nos anos anteriores, com duas classes de barcos, olímpicos e Sharpie 12m². Os resultados obtidos, pela ordem do calendário, foram os seguintes:
PRÊMIO CLUBE DE CAMPO – CLASSE SHARPIE 12m²:
1º lugar Patrão: A. A. Brandão; Proeiro: Sergio Moreira com 21,25 pontos;
2º lugar Patrão: Paulo Ferraz; Proeiro: E. Belotti com 19 pontos.
CLASSE OLIMPICOS:
1° lugar: Ludwig Buckup com 38,25 pontos;
2º lugar: L. Truco com 36,25 pontos.
REGATAS DA FEDERAÇÃO “SERIE B” – CLASSE SHARPIE 12m²:
1º lugar: Patrão: Klaus Suzemihl; Proeiro: H.Suzemihl com 32,50 pontos;
2º lugar: Patrão: A. A. Brandão; Proeiro: Sergio Moreira com 23,25 pontos.
Estão cotados para promoção à classe “A” os seguintes velejadores, sujeitos ainda à apuração final e ao critério que adotar a F.P.V.M.: Klaus Suzemihl, do YCSA; Walter Schilmann do YCSA; Paulo Ferraz, do YCP; Edgar Basan do YCP; A. A. Brandão, do CCSP; Jorge Americano Fº, do CCSP; Luiz Buckup, do YCI.
As provas foram corridas em condições bem adversas. Houve anulamentos por falta de vento, depois de longo e interminável tempo sob sol causticante. As duas últimas, porém, foram as mais árduas. Numa, após grandes lutas, viram os concorrentes anulados os seus esforços, uma vez que todos os participantes da classe Olímpicos naufragaram. Os Sharpies, na sua maioria, tiveram igual sorte ou sofreram avarias sérias que os obrigaram à desistência. Somente três competidores terminaram, dessa vez.
Mais um dia de calmaria e nova anulação. Por fim, quando foi possível realizar provas finais, vieram fortes rajadas de SW e o termômetro amanheceu nos seis graus e não ultrapassou os doze, na Guarapiranga, em São Paulo. – Trecho extraído do artigo: Atividades da Vela em São Paulo – Série B – Texto por Flavio A. Costa e fotos J. Reusing – Yachting Brasileiro No 48 – outubro de 1948.
Artigo “Atividades da vela em São Paulo – Campeonato Individual da Classe Sharpie” – Texto de Flavio A.Costa e fotos de J.Reusing Jr. – Revista Yachting Brasileiro No. 49 de novembro de 1948- Todos os direitos reservados – Proibida sua reprodução.
A Confederação Brasileiro de Vela e Motor, em sua reunião do dia 21 de outubro de 1948, aprovou o Regulamento para o IV Campeonato Brasileiro de Vela, que se desdobrará em duas partes, uma no Rio de Janeiro, começando no dia 5 de fevereiro do próximo ano (1949) e a outra em São Paulo, na Represa da Guarapiranga, a partir do dia 15 de janeiro de 1949. Haverá campeonatos individuais para as Classes Guanabara, Sharpie 12m², Lightning, Snipe e Iole Olímpica. As regatas de equipe serão corridas em Sharpies 12m². As velas poderão ser tanto nacionais como estrangeiras. As inscrições serão abertas em 23 de dezembro de 1948 e terminarão no dia 10 de janeiro próximo futuro. O Grande Jantar de Confraternizarão dos Veleiros será realizado em São Paulo, havendo no Rio de Janeiro uma reunião de caráter social. Em São Paulo serão entregues os prêmios.
Artigo “Atividades da vela em São Paulo – Regatas a vela – Premio Clube de Campo” – Texto de Flavio A.Costa e fotos de J.Reusing Jr. – Revista Yachting Brasileiro No. 50 de dezembro de 1948- Todos os direitos reservados – Proibida sua reprodução.
Artigo incrível sobre o “IV Campeonato de Vela Brasileiro de 1949” incluindo as matérias do RIO DE JANEIRO e de SÃO PAULO das classes Sharpie 12m², Iole Olímpica, Guanabara, Snipe e Classe Iole 20m²“. Revista Yachting Brasileiro No. 53 de março de 1949. Todos os direitos reservados – Proibida sua reprodução.

Em outubro de 1950, o Campeonato Santista de Sharpie 12m² teve início no dia 8 de outubro de 1950 com a primeira regata vencida pelo veleiro “Marajó“, com Roberto Lemos Praça e Alfredo Lemos Praça. Classificou-se em segundo o veleiro “Guarú“, com Orlando P. Morena e Paulo Parreiras e, em terceiro, o veleiro “Pinguim“, com Duílio Stipanich e Rui Freire. A segunda regata estava marcada para 29 de outubro (não consegui informações sobre seu resultado).
Artigo na Revista Yachting Brasileiro No. 74 de dezembro de 1950 – Velas em Santos: ENCERRAMENTO DA TEMPORADA – Texto e fotos: Eros Abrantes Erhart – Todos os direitos reservados – Proibida sua reprodução
Artigo na Revista Yachting Brasileiro No. 78 de abril de 1951 – “Vela em São Paulo – INíCIO DE TEMPORADA e REGATA CLUB DE CAMPO” – Texto: José Reusing Filho – Todos os direitos reservados – Proibida sua reprodução
CALENDÁRIO DA F.P.V.M. da Classe Sharpie 12m² para Junho de 1951: dia 3, Prêmio Clube de Saldanha da Gama; dia 17, Prêmio Clube Internacional de Regatas; dias 23, 24 e 30 Campeonato de Equipes da Classe Sharpie 12m². Com exceção das regatas dos dias 3 e 17, que serão realizadas em Santos (Ponta da Práia), as demais serão corridas na Represa do Guarapiranga.
Represa Billings – A II volta da Represa Billings foi realizada a 29 de abril de 1951, sob o patrocínio do Iate Clube Cruzeiro do Sul (ex-Clube de Vela Ri, Grande). Inscreveram-se 24 barcos, abrangendo as seguintes classes: Star, 5 metros R.I., Snipe, Cruzeiro, Iole olímpico, Sharpie 12m², Lightning e Delphin. A “fita azul” coube ao Star “Caiçara” de Rubens Sommer.
O CLUBE DE REGATAS SANTISTA promoveu uma série de regatas no dia 8 de abril de 1951 para barcos das Classes Snipe e Sharpie 12m². Os resultados foram os seguintes: Sharpie 12m²: 1º “Pinguim” com Duilio e João Stipanich; 2º “Respingo” com Jonas e Cáio B.Penteado; 3º “Aracati” com José e Walter Buchele. Snipe: 1º “Marreco” com Lupércio e Francisco Gonçalves; 2º “Atrevido” com Flávio e Marcelo F. Galante.
Artigo na Revista Yachting Brasileiro No. 80 de junho de 1951 – “Atividades da Vela em São Paulo – REGATA DOS TRÊS LAGOS” – Texto e fotos: José Reusing Filho – Todos os direitos reservados – Proibida sua reprodução
Em AMERICANA, interior de São Paulo:
Artigo na Revista Yachting Brasileiro No. 84 de outubro de 1951 – “Americana, novíssimo Centro latista do Planalto Bandeirante – Por: Walter Garbo do Sharpie 12m² “Sud” e Presidente da Comissão Municipal de Esportes de Americana – Todos os direitos reservados – Proibida sua reprodução



Matéria “Sharpie – A luta para sobreviver” – Revista Vela e Motor – Ano II – No 18 – setembro de 1978. Todos os direitos reservados. Proibida sua reprodução.
Recortes de jornal/ revistas relatando as regatas da Classe Sharpie Santista nos anos de 1979 e 1980. Fotos fornecidas por Luiz Fernando Dancini, na época, proprietário do Sharpie Gabiru (arquivo pessoal).
Vitória
Em junho de 1950, na Edição No. 68 da Revista Yachting Brasileiro, consta uma breve matéria informando: “Temos a satisfação de anunciar que encaminhamos à British 12 sq. Metre Association, uma proposta de um estaleiro de Vitória, para a exportação de 10 “kits” do casco de Sharpie, pagamento em jogos de velas “Ratsey” destinadas aos nossos associados. Já nos adiantamos e conseguida a exportação, teremos em 1951 no campeonato Internacional, a disputa de um troféu doado pelo Instituto do Pinho, para melhor colocação do Sharpie construído com madeiras brasileiras.” (Estou a procura de informações de qual estaleiro e se a exportação aconteceu).
Campeonatos da Classe Sharpie Brasileira de 1944 até 2002 e 2014-2016

Títulos individuais
| Ano | Local | Timoneiro | Proeiro | Flotilha |
|---|---|---|---|---|
| 1944 | Distrito Federal | Hugo Baumann | Arno Albino Eli | RS |
| 1945 | Distrito Federal | Vitório Ferraz | Janot C. Verdier | SP |
| 1947 | Distrito Federal | Arnoldo da Costa Sabino | Jorge Dutra | SC |
| 1949 | Distrito Federal | Wolfgang Richtier | Vitório Ferraz | SP |
| 1950 (*1) | Porto Alegre | Alfredo Bercht | Rolf Bercht | RS |
| 1951 | Porto Alegre | Alfredo Bercht | Rolf Bercht | RS |
| 1955 | Florianópolis | Gastão Altmayer | Rogério Cristo | RS |
| 1956 | Porto Alegre | Gastão Altmayer | Rogério Cristo | RS |
| 1957 | Distrito Federal | Gastão Altmayer | Rogério Cristo | RS |
| 1958 | São Paulo | Gastão Altmayer | Rogério Cristo | RS |
| 1959 | Florianópolis | Rubens Goidanich | Sérgio Cristo | RS |
| 1960 | Porto Alegre | Rubens Goidanich | Sérgio Cristo | RS |
| 1961 | Rio de Janeiro | Alfredo Bercht | Manfred Floricke | RS |
| 1962 | São Paulo | Cid Vieira Franco | Ralph Conrad | SP |
| 1963 | Florianópolis | Walmor Soares | Pedro Soares | SC |
| 1964 | Porto Alegre | Alfredo Bercht | Manfred Floricke | RS |
| 1965 | Rio de Janeiro | Alfredo Bercht | Manfred Floricke | RS |
| 1966 | Rio de Janeiro | Walmor Soares | Antonio Doudia | SC |
| 1967 | Florianópolis | Walmor Soares | Antonio Doudia | SC |
| 1969 | Rio de Janeiro | Walmor Soares | Antonio Doudia | SC |
| 1970 | Florianópolis | Joaquim A. Bello | Carlos Pereira | SC |
| 1971 | Belo Horizonte | Joaquim A. Bello | Pedro Soares | SC |
| 1972 | Rio de Janeiro | Sylvio Ignácio Pires | Mário Márcio Tavares | GB |
| 1973 | Rio de Janeiro | Walmor Soares | Antonio Doudia | SC |
| 1978 | Santos | Luiz Fernando Dancini | Antonio Ernesto Papa | SP |
| 1979 | Niterói | Luiz Fernando Dancini | Antonio Ernesto Papa | SP |
| 1980 | Rio de Janeiro | Luiz Fernando Dancini | Antonio Ernesto Papa | SP |
| 19813 | Rio de Janeiro | Djalma Brandão | João Bosco Brandão | RJ |
| 1982 | Niterói | Pedro Sampaio de Araújo | Marco Antonio Cortez | RJ |
| 1983 | Rio de Janeiro | Pedro Sampaio de Araújo | Marco Antonio Cortez | RJ |
| 1984 | Niterói | Sidney Sante | Luiz Fernando Carneiro | RJ |
| 1985 | Rio de Janeiro | Pedro Sampaio de Araújo | Antonio Luís Galvão do Rio Apa | RJ |
| 1986 | Niterói | Harold Malcom Causer | Antonio Luís Galvão do Rio Apa | RJ |
| 1987 | Rio de Janeiro | Luiz Amaro Calazans Veiga | Marcelo Couto | RJ |
| 1988 | Niterói | Harold Malcom Causer | Antonio Luís Galvão do Rio Apa | RJ |
| 1989 | Niterói | Harold Malcom Causer | Antonio Luís Galvão do Rio Apa | RJ |
| 1990 | Niterói | Luiz Amaro Calazans Veiga | Fábio Martins | RJ |
| 1991 | Niterói | Pedro Sampaio de Araújo | Rui da Silva Gomes | RJ |
| 1992 | Rio de Janeiro | Luiz Amaro Calazans Veiga | Antonio Luís Galvão do Rio Apa | RJ |
| 1993 | Niterói | Luiz Amaro Calazans Veiga | Luiz Gustavo Plepis Veiga | RJ |
| 1994 | Rio de Janeiro | Luiz Amaro Calazans Veiga | Luiz Gustavo Plepis Veiga | RJ |
| 1995 | Maricá | Luiz Amaro Calazans Veiga | Renato Antonius Azevedo | RJ |
| 1996 | Niterói | Luiz Amaro Calazans Veiga | Antonio Luís Galvão do Rio Apa | RJ |
| 1997 | Niterói | Luiz Amaro Calazans Veiga | Antonio Luís Galvão do Rio Apa | RJ |
| 1998 | Niterói | Harold Malcom Causer | Antonio Luís Galvão do Rio Apa | RJ |
| 1999 | Rio de Janeiro | Fábio Demétrio | Renato Peixoto Gacria Justo | RJ |
| 2000 | Niterói – RJ | Harold Malcom Causer | Antonio Luís Galvão do Rio Apa | RJ |
| 2001 | Rio de Janeiro | Luiz Amaro Calazans Veiga | Antonio Luís Galvão do Rio Apa | RJ |
| 2002 | Niterói – RJ | Luiz Amaro Calazans Veiga | Antonio Luís Galvão do Rio Apa | RJ |
| 2014 | Niterói – RJ | Harold Malcom Causer | Antonio Luís Galvão do Rio Apa | RJ |
| 2015 | Nova Lima – MG | Harold Malcom Causer | Antonio Luís Galvão do Rio Apa | RJ |
| 2016 | Guarapiranga – SP | Pedro Trouche Bolder | Enzo Accioly | RJ |
(*1) Em 18 de janeiro, sob presidência do Almirante Lemos Basto, presentes Oscar Ramos (F. Metropolitana V. M.), Mariano J. M. Ferraz (F.Paulista V. M.), Anchyses C. Lopes (F.V.M. Rio Grande d) Sul), L. Soares (F. D. Espírito-Santense). Jurandir Lódi (F. A. Mineira) e Attila Temporal (F. A. Pernambucana): HOMOLOGOU os resultados do V Campeonato Brasileiro de Vela, Provas “Veleiros do Brasil” e “Amizade”, corridos entre 15 e 24 de novembro de 1950 em Porto Alegre reconhecendo; Alfredo Bercht (R.G.S.) campeão brasileiro individual de Sharpie 12m². Vice-campeão Rubem Goidanich (R.G.S.) e 3º lugar, Eberhard Horzfeldt (R.G.S.), “Veleiros do Brasil” equipe da F.V.M. Rio Grande do Sul: Alfredo Bercht – Charles Baumann, Erwin Ettrich – Hans Wiesbauer, Hugo Lemcke – Rugard Bretchel, “Prova Amizade” equipe da F.V.M. Rio Grande do Sul com 46,5 pontos e 2º lugar da F.V.M Santa Catarina com 26 pontos.

Semana Internacional de Kiel – Alemanha – junho de 1957
Em 1957, Ernesto Riebel (YCSA – SP) promoveu a criação da Associação Paulista da Classe Sharpie (APCS) e lançou a idéia de levar três velejadores e seus barcos para correr em uma prestigiada regata internacional, a Semana de Kiel, na Alemanha. Riebel conseguiu que pela primeira vez atletas do YCSA fossem competir fora do país com seus próprios barcos. Após uma seleção, os iatistas selecionados para ir a Kiel foram Fernando Costa Melchert, Nicolau Moraes Barro Neto e próprio Ernesto Riebel. Em junho de 1957, os três correram com proeiros alemães a bordo de seus Sharpies. Costa Melchert venceu a prova com o “Maracaibo II” e conquistou o primeiro título internacional do YCSA. Velejando no “Bruxa“, Reibel terminou em terceiro e Moraes Barros Neto em quinto. (Texto extraído do Livro Soprando as Velas – YCSA – 70 anos – 1930 – 2000 – página 50).
| Velejadores | Nome do Sharpie | Colocação |
|---|---|---|
| Costa Melchert com um proeiro alemão – YCSA | Maracaibo II (YCSA) | 1ª posição |
| Ernesto Reibel com um proeiro alemão – YCSA | Bruxa (YCSA) | 3ª posição |
| Morais Barros com um proeiro alemão – YCSA | (YCSA) | 5ª posição |
Regatas internacionais na Inglaterra – por Dácio Veiga
Abaixo, relato parcial de interesse da classe Sharpie extraído do texto de Dácio Veiga que pode ser lido na íntegra, inclusive a descrição completa das regatas e das personalidades que por lá conheceu e encontrou, no arquivo abaixo.
Os ingleses, proprietários de barcos da classe internacional Sharpie 12m², fundaram o British 12 Sq. Metre Association, em 1930, adotando as plantas originais alemãs e novo método paro as medições dos barcos da classe, reunindo assim todos os esforços para o seu desenvolvimento e progresso, na Inglaterra e Domínios.
Em contato com essa Associação desde janeiro de 1946, tive a satisfação de ver adotado o nosso método de construção, para um vedamento mais perfeito das juntas do taboado do fundo, com o mata-juntas, e que representa sem dúvida uma melhora da planta internacional. A outra sugestão do “peso mínimo”, naturalmente imposto aqui pela diversidade dos pesos específicos de nossas madeiras, também foi adotado pela British 12 Sq. Metre Association, em 28 de maio de 1946 – fazendo também parte das “Alterações e Especificações”. Posteriormente essas alterações foram submetidas à International Yacht Raicing Union e aprovadas por ela em sua reunião de 19 de novembro de 1946. Assim estão de parabéns os proprietários brasileiros de barcos da classe porque o Conselho Supremo da C.B.V.M., em sua reunião de 28 de junho de 1946, também adotou oficialmente as plantas e especificações da classe “Sharpie 12 m² Brasileira”.
Fundára-se, em 4 de agosto de 1946, a Associação Brasileira de Sharpie 12 m², conseguindo reunir os proprietários de unidades da classe em número de 54, pertencentes às Federações Metropolitana de Vela e Motor, Federação de Vela e Motor de Santa Catarina e Federação de Vela e Motor de Minas Gerais. Em 30 de janeiro de 1947 foi eleita sua primeira Diretoria. Recebendo convite, em Janeiro de 1947 para participar das Regatas que se realizariam em maio, em Chichester Harbour, Inglaterra, e como ocupava o cargo de Secretário da nossa Associação, não só transmiti este convite aos dirigentes das Federações citadas, como também à Federação Paulista de Vela e Motor e Federação de Vela e Motor do Rio Grande do Sul, pedindo a sua divulgação entre os interessados. Obtendo resposta apenas da F.V.M.M.G., que não podem participar, escrevi ao organizador das Regatas, o Itchenor Sailing Club, dizendo da grande dificuldade dos transportes de nossos barcos, solicitando então proposta para a construção de sharpies na Inglaterra.
Imediatamente recebo honrosa proposta de UFFA FOX, um dos grandes desenhistas e construtor de barcos de regatas ingleses, que estaria disposto a construir dois sharpies ao preço de 285 libras cada um, a tempo de participarem daquelas regatas. Como não houvesse interessado aqui no Rio, transmiti novamente essa proposta para a F.P.V.M. e à F.V.M.S.C.
Sem notícias e correspondendo ao interesse demonstrado pelos ingleses pela participação de concorrentes brasileiros, envio a folha de medição do meu sharpie “PINAH” e esta foi aprovada pelo medidor oficial da classe na Inglaterra. Assim não tive outro alternativa senão enviar o barco apressadamente, em 22 de abril, pelo S. SJ “Loch Ryan”. Convidei o Gastão Fontenelle Pereira de Souza para tripulante e depois de concedido pelo Conselho Nacional de Desportos a necessária autorização individual para competir no estrangeiro, sem nenhum ônus para a C,B.V.M., partimos de avião em 17 de maio.
Chegamos a Chichester a 20 e somente a 21 tínhamos afinal, no local das regatas, o “Pinah”… continue lendo no arquivo PDF abaixo…
Registro do 50° Campeonato Brasileiro de Sharpie 2014 e Regata de 80 Anos da AVCS – Niterói – RJ
O Segundo Dia do Torneio… Se as previsões de tempo para o primeiro dia de regata não se confirmaram, o mesmo não se pode dizer para o segundo dia de provas. O dia amanheceu ensolarado, porém a previsão de ventos era de este com variações de 2 a 4 nós de velocidade, e assim foi. A comissão de regatas conseguiu o que antes parecia impossível, montar um percurso de contra vento e popa e autorizou a largada da única regata disputada no dia. Tivemos a primeira perna de contra vento bastante disputada entre o 12BRA654-Gabirú e o 12BRA10-Nautilus IV; o BRA654 conseguiu passar em primeiro lugar com metros de distância para o BRA10; na primeira perna do percurso a favor do vento o BRA10 ultrapassou o BRA654 e fez o contorno da marca em primeiro lugar, iniciando a segunda perna de contra vento em bordo contrário ao restante da flotilha. Deu certo. BRA10, do timoneiro Gustavo Pacheco, representando o Clube de Regatas Guanabara, ao passar a marca chegava a ter incríveis 300 metros de frente sobre o BRA654, do timoneiro Harold Causer e se iniciou uma disputa tática e técnica entre os dois barcos que abusavam das cambadas e jibes. BRA10 se encontrava a pouco mais de 300 metros da linha de chegada e ainda com vantagem sobre o BRA654 de aproximadamente 50 metros. Causer e seu proeiro Rio Apa, em mais uma manobra ousada, fazem dois jibes quase que simultâneos, em um intervalo inferior a um minuto e mergulham para cima do BRA10 e conseguem o que parecia impossível; roubaram o vento de Pacheco e Torres. Após esta ousada manobra os tripulantes do BRA654 assumiram a posição de barco sobre ladeado firmando compromisso com o BRA10; a Pacheco e Torres só restaria orçar para forçar o mesmo do BRA654 que no rumo da barca e com mastro pelo través fez valer seu direito em rumo a linha de chegada bem próximo a marca de passagem. Foi uma lida disputa para coroar o encerramento do Campeonato. (Texto do Administrador do Facebook ABVS). Veja resultados a seguir:

Registro do 51° Campeonato Brasileiros de Sharpie 2015 – Nova Lima – MG
51° Campeonato Brasileiros de Sharpie 2015 – Texto: 23/10/2015 – Amigos, poucos se lembram do Iate Clube Lagoa Grande, em Minas Gerais, mas com certeza muitos se lembram da história da Classe Sharpie no mesmo estado. Esta história pode ser recontada em outubro de 2015, no mesmo estado, na cidade de Nova Lima. Estivemos no ICLI – Iate Clube Lagoa dos Ingleses. Ali chegando logo nos deparamos com a sede administrativa Werner Balzuweit, um dos baluartes brasileiros da classe Sharpie e da Federação Mineira de Vela. Caminhando um pouco mais pelo Clube encontramos o Boa Vida (BRA413) e sentimos a falta do BRA444-Barbara, do BRA415-Iemanjá e BRA409-Tabú; onde andariam Jader Gonçalves de Almeida, Luiz Roberto de Oliveira e Walter Ferri Horta? O Nautilus IV não está mais em Minas Gerais, agora voltou a ser carioca; porém não esteve em Nova Lima. Que Pena! Mas seu antigo timoneiro estava lá, seus olhos mostravam a tristeza por não reencontrar seu velho companheiro. Marejou; tenho certeza. Não importa; é uma volta a história da Classe e passeando pelo Clube nos deparamos com o entroncamento de duas alamedas: a Alameda Oldemar Salles Pereira e Alameda Silvio Piroli. Como falar da Classe Sharpie sem falar destes baluartes, o segundo ainda vivo; que história. Na abertura do campeonato lá estava ao timão do 12BRA413-Boa Vida outro senão o Roy – nome de batismo Roberto Paula Pinto – que é mais um baluarte da Classe e filho de ilústre Sharpista. Ali, ao nosso lado, o morro Velho e o pico de Itabirito, que foram tão versados por Carlos Drumond de Andrade, a tingir nossos barcos, velas e roupas de vermelho. O pó de ferro das “minas gerais”. Voltar na história, voltar o tempo… pode parecer nostalgia; mas eis que surge o 12BRA654-Gabirú como a nos lembrar que estamos no século XXI e a mostrar que o Sharpie, uma velha criança de 84 anos, está sempre a se modernizar. Venceu com méritos. Amigos, está encerrado o 51º Campeonato Brasileiro da Classe Sharpie. Nos veremos em 2016 em outra memória viva da classe: O Iate Clube Icaraí. Que venham todos ao 52º Campeonato Brasileiro da Classe Sharpie 12m2. (Texto Associação dos Veleiros da Classe Sharpie).

Registro do 52° Campeonato Brasileiros de Sharpie 2016 – Guarapiranga – SP

Títulos por estado
| Estado | Sigla | Número de vezes |
|---|---|---|
| Rio de Janeiro | RJ | 25 |
| Rio Grande do Sul | RS | 12 |
| Santa Catarina | SC | 08 |
| São Paulo | SP | 06 |
| Guanabara | GB | 01 |
Títulos por velejador
| Nome Velejador | Número de vezes |
|---|---|
| Antonio Luís Galvão do Rio Apa (RJ) | 13 |
| Luiz Amaro Calazans Veiga (RJ) | 10 |
| Harold Malcon Causer (RJ) | 7 |
| Walmor Soares (SC) | 6 |
| Alfredo Bercht (RS), Antônio Augusto Dondei (SC) | 5 |
| Gastão Altimayer (RS), Rogério Cristo (RS), Pedro Sampaio de Araújo (RJ) | 4 |
| Manfred Floricke (RS), Luiz Fernando Dancini (SP), Antonio Ernesto Papa (SP), | 3 |
| Vitório Ferraz (SP), Rolf Bercht (RS), Rubens Goidanich (RS), Sérgio Cristo (RS), Marco Antonio Cortez (RJ), Luiz Gustavo Peplis Veiga (RJ) | 2 |
| Hugo Baumann (RS), Arno Albino Eli (RS), João Gomes Soares (SC), Janot C. Verdier (SP), Arnaldo Sabino (SC), Jorge Dutra (SC), Joaquim A. Bello (SC), Wolfgang Richtier (SP), Cid Vieira Franco (SP), Ralph Conrad (SP), Carlos Pereira (SC), Sylvio Ignácio Pires (GB), Mário Márcio Tavares (GB), Djama Brandão (RJ), João Bosco Brandão (RJ), Sidney Sante (RJ), Luiz Fernando Carneiro (RJ), Marcelo Guimarães Couto (RJ), Fábio Martins (RJ), Rui da Silva Gomes (RJ), Renato Antonius Azevedo (RJ), Fábio Demétrio (RJ), Renato Garcia Justo (RJ), Pedro Trouche Bolder (RJ), Enzo Accioly (RJ) | 1 |

Regatas Internacionais com participação Brasileira
| Regata | Data/ Ano | Velejadores | Nome do Sharpie | Colocação |
|---|---|---|---|---|
| Olimpíadas de Melbourne – Australia | 1956 | Alfredo Bercht e Rolf Bercht | Inca | 10ª posição |
| Regatas internacionais na Inglaterra | 1957 | Dácio Veiga e Gastão Fontenelle Pereira de Souza – YCSA | Pinah | 7ª posição |
| Semana Internacional de Kiel – Alemanha | junho 1957 | Costa Melchert com um proeiro alemão – YCSA | 1ª posição | |
| Semana Internacional de Kiel – Alemanha | junho 1957 | Ernesto Reibel com um proeiro alemão – YCSA | 3ª posição | |
| Semana Internacional de Kiel – Alemanha | junho 1957 | Morais Barros com um proeiro alemão – YCSA | 5ª posição | |
| Campeonato Mundial de Sharpie – Austrália | 1957 | Fernando Costa Melcher | Pinah | 1ª posição |
| Torneio Luso Brasileiro de Sharpie – Brancaster Staithe Sailing Club – Inglaterra | 27 de julho a 2 de agosto de 1991 | Luiz Amaro Calazans Veiga e Antonio Luís Galvão do Rio Apa | 1ª posição |

Outras regatas Nacionais (Brasil)
| Regata | Data/ Ano | Velejadores | Nome do Sharpie | Colocação |
|---|---|---|---|---|
| Troféu Marcílio Dias | 20 e 21 de janeiro de 1944 | Participaram deste troféu: Donald, Forelle, Pinah, Midinette, Ela, Popey, Papaventos, Paname, Nem e Rajada. | ||
| Prova Veleiros do Brasil | 1943 | |||
| Regata Volta Noturna de Paquetá – RJ | 1963 | Pinta e Morato | Donald | 1ª posição |
| Regata Quarto Centenário de São Paulo – Santos – SP | 1954 | Duílio e Darcy Stipanich | Pinguim | 1ª posição |
| Torneio Luso Brasileiro de Sharpie – Niteroi – RJ | Luiz Amaro Calazans Veiga | Gargamel (antigo Pagão) – BL 567 | 1ª posição (6 anos seguidos… anos?) | |
| Torneio Luso Brasileiro de Sharpie – Niteroi – RJ | Antonio Luís Galvão do Rio Apa e Haroldo Causer | Gabiru – BL 654 | 2 vezes em segundo e 1 vez em terceiro… anos? | |
| Campeonato Estadual de Sharpie – ICI | 13 e 14 de dezembro de 2014 | Gustavo Pacheco e Bruno Alfradique | Nautilus IV – BL 508 | 1ª posição |
| Campeonato Estadual de Sharpie – ICI | 5, 6, 12 e 13 de dezembro de 2015 |

Veleiros conhecidos

No Brasil, hoje, foram identificados pelo menos 13 Sharpies “existentes” (em itálico/ negrito na lista abaixo) do total construído, todos em madeira e, na maioria, mantendo o seu estilo original.
Outros, por diversos motivos, não existem mais e menciono o nome, numeral, ano, estaleiro e proprietário apenas para referência e registro histórico.
Cada veleiro, a medida que vou identificando sua história, terá uma página específica dentro do Registro e cadastro de veleiros Brasileiros (que pretende registrar o Patrimônio Náutico Brasileiro) e na lista abaixo (os veleiros com página possuem link no Nome Original).
OBS: se souber de outros, informe o nome, numeral, proprietário, local e qualquer foto ou informação complementar para que possa incluí-lo na lista!
O Sharpie 12m² brasileiro de fibra de vidro


No ano de 1982, Antonio Luís do Rio Apa, então presidente da AVCS-Associação de Veleiros da Classe Sharpie, decidiu, nos moldes dos Light Weight Sharpies Australianos, atualizar a construção e criar a classe de Sharpie 12m² brasileira de fibra de vidro.
Usando o casco do Pinah, veleiro brasileiro Campeão Mundial na Austrália em 1957 com Fernando Costa Melcher como base, a idéia foi construir um molde do que seria o Sharpie brasileiro de fibra de vidro.
Foi então que em 1981, Antônio Luís do Rio Apa, junto com Áureo Castro e William Garcia Rosa, numa metalúrgica em São João de Meriti, na Baixada Fluminense, tiraram o molde do Pinah para a construção de cascos de fibra de vidro em série.
Na época, em entrevista à revista a Ângela Regina Cunha da Revista Vela e Motor (Ano V – No. 52 de julho de 1981), Áureo informou de que “a fábrica montada tem condições de entregar dois barcos por semana. O mastro é de alumínio e as velas podem ser compradas da fábrica Cognac, em Niterói, por Cr$ 26 mil o jogo. Elas substituem as tradicionais Piccolo, que estão custando Cr$ 70 mil.
A construção de um barco de fibra já era discutida em 1979, durante o Brasileiro, em Niterói. Áureo e William sentiram que esta, era a única saída para a Classe, “desde que aproveitássemos
os pontos positivos do barco”. – Um barco de madeira, completo, pesa 310 quilos – explica Áureo. – O de fibra tem apenas 260 quilos, o que o torna mais rápido, sem perda da estabilidade.
Na compra do barco o iatista se associa à AVCS. O novo material vem desfazer um pouco a imagem de que o Sharpie é um barco de velhos e saudosistas. Antônio Luís Rio Apa, comodoro da AVCS, não concorda com esse preconceito e aponta uma grande renovação. – A média de idade de nossos iatistas é de 25 anos, e há o Eric de Abreu com 10 anos. Dos antigos campeões, só dois ainda velejam“.
Aparentemente, em junho de 1981, no lançamento do Sharpie de fibra-de-vidro durante o Campeonato Brasileiro (com 18 Sharpies participando na raia) realizado na raia do Iate Clube de Ramos – RJ, foram vendidos 10 veleiros a um preço de Cr$ 150 mil, com velas e outros equipamentos.
Embora apresentasse características mais modernas e sistemas funcionais, como a mastreação em alumínio, segundo Rio Apa em entrevista a Mário Pereira Filho da revista Vela e Motor (veja integra da reportagem acima), “Não houve mudanças radicais no design original“.

Ao mesmo tempo, para que o novo veleiro de fibra não “aposente” os veleiros de madeira, Rio Apa realizou um trabalho de recolher os antigos veleiros de madeira, jogados em galpões pelo Brasil afora e, gratuitamente, se propos a reformar os veleiros doados à associação usando carpinteiros do Iate Clube de Ramos e Icaraí que, na época, já haviam recuperado o veleiro Preguinho, de William Rosa e o próprio Pinhah.
Infelizmente, somente um Sharpie de fibra de vidro foi construído no Iate Clube de Ramos. Luiz Amaro Veiga, experiente velejador e várias vezes campeão brasileiro da classe, disse “Infelizmente o veleiro não andou. Os de madeira eram mais rápidos. Não se constrói um protótipo e acha que vai dar certo de primeira. Foi uma tentativa válida que não deu certo. Do veleiro construído, nunca mais tivemos notícia“.
Os clubes brasileiros pioneiros e seus Sharpies
ICB – Iate Clube Brasileiro – RJ
Em 1932, um ano depois do seu lançamento na Alemanha, um iatistas do ICB – Iate Clube Brasileiro (Rio de Janeiro), o Sr. Herman Berghoff, foi buscar na Alemanha a planta do Sharpie 12m² e inicia a construção, no estaleiro do Clube Brasileiro, do primeiro Sharpie, lançado ao mar em 27 de junho de 1932 e batizado com o nome “Forelle”.
Em 1935, mais dois veleiros são lançados no estaleiro do ICB, o “Hans Gildemeister” e o “Pirá”, seguidos em 1937 pelo “Tip” e o “IIT”.
Assim, o estaleiro do ICB – Iate Clube Brasileiro pode ser considerado o precursor da classe no Brasil, tendo construído os 6 primeiros veleiros e formado a primeira flotilha de Sharpie 12m².
VDS – Veleiros do Sul – RS
O surgimento do esporte da vela em Porto Alegre é parte também da história da fundação do clube Veleiros do Sul. Na segunda década do século 20, alguns desportistas pioneiros velejavam pelo Guaíba. Dessas navegadas, os autodenominados “veleiros avulsos” passaram a se reunir no bar Liliput na Av. Otávio Rocha. Da formação de um grupo surgiram às primeiras regatas na raia do bairro Navegantes. A primeira prova oficial de Porto Alegre foi em abril de 1934. Porém a falta de um local adequado para abrigar os barcos, levou o empresário Leopoldo Geyer a adquirir um terreno na rua Frederico Mentz, onde o grupo de velejadores pudesse dispor de um porto e de uma sede. O projeto do futuro clube ficou a cargo do Eng. Luiz Pufal. No dia 12 de dezembro de 1934, em uma das habituais reuniões no Liliput, Hugo Berta, sugeriu aproveitar a passagem do Dia do Marinheiro, para fundar a nova sociedade homenageando a Marinha do Brasil. Foi programado um jantar na Sociedade Germânia com tal finalidade. E assim, em 13 de dezembro de 1934, estava fundado o Clube Veleiros do Sul. Após os brindes, Ewaldo Ritter foi escolhido como o primeiro Comodoro. Ao lado, foto da primeira sede do Clube. Texto extraído do site do VDS. Saiba mais clicando aqui.
Os Sharpies 12 m² são parte importante da história deste clube como descrito nos artigos reproduzidos abaixo da Revista Minuano ( Copyright © VDS – Veleiros do Sul) e que podem ser lidas no site do Clube clicando aqui.
Veja as “Fotos da viagem da delegação do VDS para o Brasileiro de Sharpie em 1966 em Florianópolis” reproduzidas na Revista Minuano de 14 Abril 2011.
Leia sobre a evolução da classe “Memória Minuano – Sharpie: Lembranças de um passado de glória da vela“, reproduzida na Revista Minuano de 14 Julho 2022.

YCSA – Yacht Club Santo Amaro – SP

No final dos anos 50, uma das classes mais concorridas em São Paulo era a Sharpie 12m², para dois tripulantes. Só na Guarapiranga havia 25 barcos. E um dos Sharpistas mais convictos era Ernesto Riebel, que chegou ao Brasil dois anos após o fim da guerra e logo fez do YCSA a sua segunda casa. Em 1957, ele promoveu a criação da Associação Paulista da Classe Sharpie (APCS) e lançou a idéia de levar três velejadores e seus barcos para correr em uma prestigiada regata internacional, a Semana de Kiel, na Alemanha. Como a Federação Paulista de Vela não tinha verba para pagar as passagens aéreas e o transporte dos veleiros, o próprio Riebel saiu em busca de patrocínio. Foi bater na porta do palácio do Catete, no Rio de Janeiro, onde pediu apoio a Oswaldo Maia Penido, ele também um sharpista , presidente da Federação de Vela de Minas Gerais e chefe do Gabinete Civil de Juscelino Kubitscheck. E assim Riebel conseguiu que pela primeira vez atletas do clube fossem competir fora do país com seus próprios barcos. Após uma seleção, os iatistas selecionados para ir a Kiel foram Fernando Costa Melchert, Nicolau Moraes Barro Neto e próprio Ernesto Riebel. O dinheiro do governo se perdeu na burocracia, nunca chegou, mas felizmente eles viajaram, na esperança de receber depois. Em junho de 1957, os três correram com proeiros alemães a bordo de seus sharpies. Costa Melchert venceu a prova com o “Maracaibo II” e conquistou o primeiro título internacional do YCSA. Velejando no “Bruxa”, Reibel terminou em terceiro e Moraes Barros Neto em quinto. Depois de um resultado tão indiscutível, a Federação acabou assumindo as despesas, mesmo sem a ajuda que deveria ter vindo do governo. (Texto extraído do Livro Soprando as Velas – YCSA – 70 anos – 1930 – 2000 – página 50).

ICRJ – Iate Clube do Rio de Janeiro – RJ

Em 1935, das oficinas situadas na Ilha do Viana, saíram seis Sharpies diretamente para o Iate clube Brasileiro, em Niteroi, assim como no próprio ICRJ, algumas unidades passaram a competir na Lagoa Rodrigo de Freitas com o patrocínio do Clube Caiçaras e na Enseada de Botafogo. Em 1944, com o desenvolvimento da vela, a Classe Sharpie 12 m² já era a mais numerosa do país, com cerca de 200 barcos espalhados em diversos estados, da Baía de Guanabara ao Rio Grande do Sul, e muitos outros em fase de construção. Na época, possuíam um Sharpie 12 m², velejadores do ICRJ como João José Bracony, Harry Adler, Jorge Pontual, Antônio Ferrer, João Pinho, José Pimentel Duarte, Victor Damaison e Gastão de Souza. (Texto e foto da página extraído do Livro 100 anos do ICRJ – página 136).
Estaleiros Brasileiros que construíram Sharpies
Estaleiro do ICB – Iate Clube Brasileiro – RJ
Em 1932, um ano depois do seu lançamento na Alemanha, um iatistas do ICB – Iate Clube Brasileiro (Rio de Janeiro), o Sr. Herman Berghoff, foi buscar na Alemanha a planta do Sharpie 12m² e inicia a construção, no estaleiro do Clube Brasileiro, do primeiro Sharpie, lançado ao mar em 27 de junho de 1932 e batizado com o nome “Forelle”.
Em 1935, mais dois veleiros são lançados no estaleiro do ICB, o “Hans Gildemeister” e o “Pirá”, seguidos em 1937 pelo “Tip” e o “IIT”.
Assim, o estaleiro do ICB – Iate Clube Brasileiro pode ser considerado o precursor da classe no Brasil, tendo construído os 6 primeiros veleiros e formado a primeira flotilha de Sharpie 12m².
Estaleiro Flório Zotarelli – Guarapiranga – SP
Este estaleiro era dirigido pelo Senhor Flório Zotarelli que, em 1921, com apenas nove anos de idade, foi ajudar o tio a fabricar barcos que, na época, eram utilizados para as regatas que ainda aconteciam no rio Tietê em São Paulo.
Com mais de 400 barcos fabricados ao longo dos anos, muitos outros reformados e, uma infinidade de trabalhos de marcenaria náutica (leme, mastro, retranca, remos, etc), ele dizia: “Barco é assim: a alegria surge quando a gente começa a construir um, aumenta com o capricho de cada detalhe e termina quando você coloca a embarcação na água. Aí acabou. É voltar para o estaleiro e começar outro”.
Um dos mais conhecidos estaleiros dos velejadores da Guarapiranga, o Flório, como era conhecido, durante muito tempo, ficou instalado nas margens perto da barragem da represa, contudo, em determinado momento, mudou para um galpão perto da represa, na Rua dos Inocentes, 578 – Socorro em São Paulo.
O estaleiro também produziu diversos modelos de lanchas. Dentre os modelos, figuravam lanchas norte americanas, como a Nikita, baseada em uma Chris-Craft 16 e fabricada pelo estaleiro em 1948.
O estaleiro encerrou suas atividades com o falecimento do Sr. Flório nos anos 90.
Oficinas na Ilha do Vianna – RJ
No passado, a “Ilha do Viana” teve um protagonismo singular dentro da industrialização abrigando a “Companhia de Navegação Costeira”, e curiosamente a primeira fábrica de aviões do país, na primeira metade do século XX. Voltando ainda mais no tempo, nos meados do século XIX era conhecida como “Ilha do Moinho”, porque de fato havia um moinho na ilha.
Nessa época tinha plantações de morango e ameixas trazidas pelo conde Gestas, então proprietário da ilha. Em 1895 a “Casa Lage & Irmão” fundou ali a Companhia Nacional de Navegação Costeira, que já atuava na importação de carvão e estiva, e ali instalou seu estaleiro, inaugurado em 1901, com um dique com profundidade para a docagem de navios de qualquer calado e instalações para reparos diversos e também construção de embarcações de vários tamanhos. Texto extraído do site da Renave. Saiba mais clicando aqui.
O estaleiro construíu, segundo relato extraído do livro dos 100 anos do Iate Clube do Rio de Janeiro, seis (pelo menos) veleiros da classe Sharpie 12m para o Iate Clube Brasileiro em Niteroi.
Estaleiro do Iate Golf Clube de Minas Gerais – MG
O atual Iate Tênis Clube, antigo Yacht Golf Club, foi inaugurado em 1942 como equipamento público, e privatizado em 1961. Sua proposta inicial incluía, além dos esportes náuticos e tradicionais na sede da orla, o golfe, em uma outra sede que nunca chegou a ser construída. O terreno destinado a segunda sede também fazia parte do projeto de Oscar Niemeyer e, posteriormente, foi transformado no atual zoológico da cidade de Belo Horizonte. Neste projeto da orla, o arquiteto privilegia as retas no lugar das curvas, no qual se destaca o telhado asa de borboleta com inclinação em “V” para uma calha central, que foi uma solução pensada por Le Corbusier, mas que só foi difundida depois de ser concretizada na Pampulha.
Inundada pelas águas do lago, no pilotis ficava a garagem de barcos e lanchas. O prédio, que lembra um barco, é acessado por rampa e possui dois salões para festas, circundados por varanda e deck descobertos, este último lembrando uma proa que avança sobre o lago. Texto extraído do site do Iate Tênis Clube. Saiba mais clicando aqui.
Sabemos que pelo menos um Sharpie 12m foi construído no antigo Yacht Golf Clube, o Boa Vida (BRA 413) de 1948 para Roberto Roy.

Cópia do e-mail enviado por Luiz Felippe, antigo proprietário do Nautilus IV, para o Gustavo Pacheco quando da sua compra.

Construção Artesanal Amadora
De posse das plantas originais, tendo acesso à especificação e às madeiras necessárias e aprovadas pela classe internacional para os veleiros construídos no Brasil, em conjunto com os desenhos originais do hardware especificado no design e, aliado ao estudo construtivo de outros veleiros, vários proprietários foram capazes de duplicar os métodos de construção originais usados pelos grandes estaleiros que construíram estes veleiros no passado e produziram veleiros para sim mesmos. São os veleiros construídos de maneira artesanal e amadora.
Pelo que pude descobrir, o veleiro “Le Nuage”, BL 505, construído no ano de 1982 no Rio de Janeiro, foi
um dos últimos Sharpie construído no Brasil seguindo este método, porém, “me disseram que o veleiro ficou abandonado ao relento” e o barco se perdeu.
O Sharpie na mídia
Aqui, reproduzo artigos que me mandaram ou fui encontrando a medida que pesquiso sobre os Sharpies no Brasil. Infelizmente, muitos não tenho como identificar a autoria pois são recortes de jornais e revistas, contudo, meu objetivo com a postagem é que alguém consiga identificar a autoria e informe através do contato.
Matéria “Os Brasileiros de Sharpie e Pinguin” – Revista Vela e Motor – Ano V – No 52 – julho de 1981. Todos os direitos reservados. Proibida sua reprodução.
Rio Grande Yacht Club
Extraído de post do Rio Grande Yacht Club no Facebook em 09/09/2025
Velejador do RGYC conquista título inédito na Holanda.

O velejador Luiz Eduardo Sokolnik, ex-aluno da Escola de Vela João Hugo Altmeyer e representante do Rio Grande Yacht Club (RGYC), acaba de conquistar um feito histórico na Europa. Radicado na Holanda há cinco anos, Sokolnik venceu o Campeonato Nacional da Classe Laser Geral, tornando-se o primeiro estrangeiro a alcançar essa conquista no país.
Na Holanda, todos os anos, é realizado um campeonato reunindo diversas classes. O vencedor recebe uma homenagem especial, com a entrega de uma placa alusiva ao veleiro Sharpie, em reconhecimento à importância dessa classe para a origem do clube local. Neste ano, a vitória de Sokolnik garantiu-lhe também essa distinção simbólica.
Vídeos
Apesar de não ser especificamente sobre os “Sharpie 12 m² Heavyweight” e nem sobre estes veleiros no Brasil, este documentário de 30 minutos intitulado “Do Zero ao Sucesso”, criado pela Down Under Sail com o apoio da Harken Australia, analisa a história da classe “Australiana Sharpie Lightweight”, destacando a importância dos construtores independentes para o esporte a vela. Vale a pena assistir!
Referências e bibliografia
Classe Olímpica:
Fonte: https://olympics.com/pt/olympic-games/melbourne-1956/results/sailing/sharpie-12m2-mixed
Fonte: The Sharpie Story – Finding Sabre by Gordon Stewart with SWS
A origem do Veleiro Sharpie 12 m²:
Fonte de pesquisa: Revista alemã Buch-75Jahre-Sharpie
Agradecimentos
Este é um trabalho que iniciei quando era editor da SailBrasil.com.br e, desde aquela época, em diferentes momentos, várias pessoas entraram em contato comigo, passaram informações enquanto batíamos um papo, contaram “causos” ocorridos com eles e ajudaram com informações, materiais, histórias, fotos e depoimentos que ajudaram a compor este trabalho e a quem quero agradecer: Gustavo Pacheco, Antonio Luís do Rio Apa (ex-proprietário do Gabiru), Michel Rinzler, Odair Hugo Papa, José Carlos Lodovici, Javier Litman, Luiz Amaro Calazans Veiga, Luiz Fernando Dancini (ex-proprietário do Gabiru), Francisco Luiz Silva do SPYC (com edições da Revista Yachting Brasileiro)… também quero agradecer a todos que trabalharam na revista Yachting Brasileiro pois, seu trabalho de registro e informação na época foi uma importante fonte de referência para elucidar a história do Sharpie 12 m² no Brasil… (ainda em desenvolvimento… participe!)
Links Variados sobre Sharpie 12 m²
https://vds.com.br/pt/comunicacao/por-dentro-do-vds/12087-memoria-minuano-sharpie-lembrancas-de-um-passado-de-gloria-da-vela (Revista O Minuano nº 134. Setembro de 2014.)
https://pt.wikipedia.org/wiki/Sharpie_%28vela%29
https://www.facebook.com/Sharpie12International/?locale=es_LA
https://trove.nla.gov.au/newspaper/article/100181021
https://www.facebook.com/sharpie.brazil/?locale=pt_BR
https://revistadavela.blogspot.com/2015/07/veleiro-classe-sharpie-12m2.html
http://www.sharpieclub.pt/conteudo.aspx?id=1
https://pt.frwiki.wiki/wiki/Sharpie_12_m2
https://veleirosclassicosbrasileiros.blogspot.com/
http://www.feverj.org.br/classes_Sharpie.html
https://acervo.popa.com.br/_2016/CRONICAS/uma-regata-no-sul_magah.html
https://southernwoodenboatsailing.com/news/the-sharpie-story-finding-sabre
https://www.sail-world.com/class/Sharpie/
- Clube dos Jangadeiros – Da fundação ao cinquentenário ↩︎
- Livro “A História do Iate Clube do Rio de Janeiro”- Helio Barroso ↩︎
- Durante o Campeonato Brasileiro de Sharpie realizado na raia do Iate Clube de Ramos – RJ, participaram 18 veleiros dos 46 veleiros cadastrados na época em todo o país. ↩︎
Descubra mais sobre Max Gorissen
Assine para receber nossas notícias mais recentes por e-mail.






















































































































































































Obrigado Luiz Amaro Veiga!!! Vindo de você, 10 vezes campeão Brasileiro e com experiência até internacional na Sharpie, fico muito contente com seu comentário e de poder colaborar para manter a história destes veleiros e de quem neles velejou neles, ativa e para a posteridade! Bons ventos para você! Sempre! Abraço, Max Gorissen
Luiz Amaro.
Max, um belíssimo trabalho. Velejei de Sharpie alguns bons anos a não conhecia 10% da história dele. Parabéns.